Can the energy flow card be restored after 2026.3

Just updated to the 2026.3 release and found the energy flow card is no longer displayed on the energy screen for electricity, instead it’s been replaced by far less useful gauges.

For example there are no single figure displays for the days total solar generation or export, and nothing to show battery charge or consumption.

The previous flow card was much easier to understand, can it be restored to the energy screen?

2 Likes

Cleared your browser cache? Looks fine on my system.

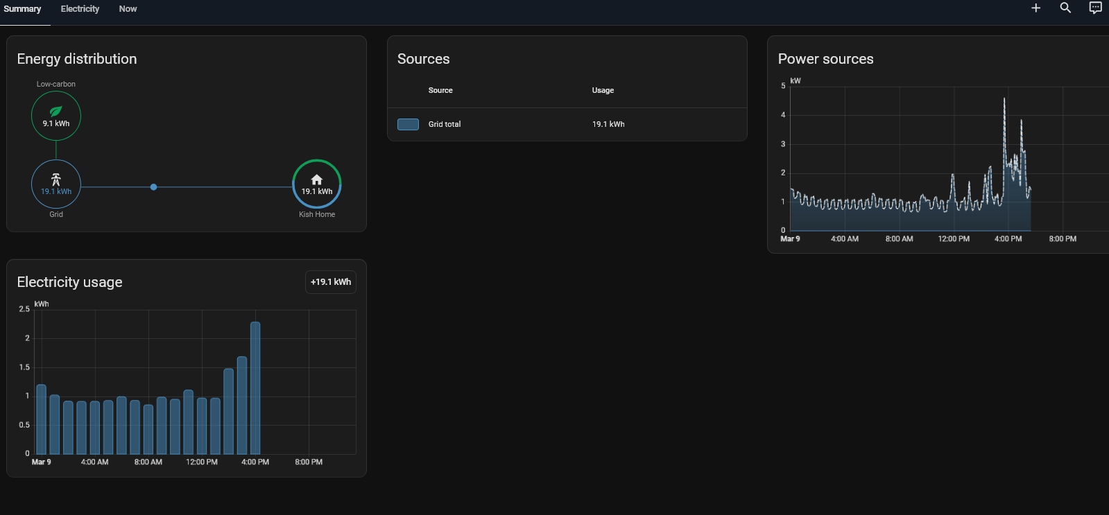
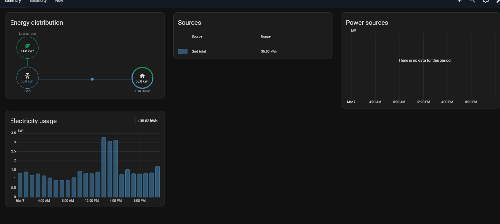
The energy distribution has been removed from Electricity panel (@ Migrate Energy date selector to new footer by MindFreeze · Pull Request #29867 · home-assistant/frontend · GitHub)

It’s still available in summary, or you can make a custom energy dashboard with any cards you want.

Where is summary, I only have electricity (no gas etc.) so only have a single electricity tab

Same for me. Just have electricity but no summary.

Did you find a solution?

1 Like

Edit your energy dashboard and add power sensors, you most probably only have energy sensors defined.

The Energy dashboard now comprises of various tabs where the energy distribution chart, with the animation where energy is shown moving from grid to house, solar to battery, etc is hidden when no power sensors are configured.

Okay, I was able to get the Energy Grid/flow back by setting up the “All Standby Energy” for a Temporary Dummy for my portable generator which is used when there are power outages. It is a project I working on using the Shelly EM and two 50 split core current transformer coils.

The other projects are getting Water and Gas meters via ESP32 with PoE and wired ethernet along with th magnetic sensors (QMC5883L or QMC5883P).

Rest of the setting chopped off

Thanks. That did the trick for me. Now I also have the summary tab.

I have solar, grid, batteries, and individual devices all configured and I dont have a summary tab. Just “Electricity”. My parents, on the same version, have Solar, battery, and grid and they do have the summary tab. What am I missing to get it back?


Show your settings for electricity on the dashboard, specifically the grid area. hopefully then we can compare to what I have



You will need to set up some devices classes in order to clear those error messages.

I would try setting up a dummy grid item using what I did in order to get the grid back.

What you need is to find is a power entity for those items under the grid area. It took awhile for me to dig through 50 energy and 50 power entities to find the correct ones.

Are you saying it’s no longer working because of the error messages? Even though 2 of the 3 grid connections are correct?

I have cleared the errors and still have only the Electricity tab

No on the errors causing the main issue of no grid, just cleaning up of the distraction.
Now you need to find the Power entities for those entities not just the Energy entities and add those. That is what I was showing you in my latest screen captures. Otherwise you will have to create a dummy entities using the standby power one further up in my first post.

Hopefully there are Power entities for those Energy entities if not you may have to create them (may be use the PowerCalc in Devices & Services)

You’re saying to add “power” entities, to me that means the usage in watts. not Wh or Kwh. Does the energy dashboard now take in power vs power/time? wont that double count my energy then?
Both sites that use HA are using the same inputs from the same brand of solar inverter and energy monitor and one works fine and the other doesnt.

The one that works: no additional entities or hacks needed

The you we have to remove the energy dashboard on the one that doesn’t work, reboot HA. Then rebuild the dashboard. If that doesn’t fix, then you will have to remove the parts that make up the energy dashboard (Solar, Battery, Grid), reboot HA, then rebuild those parts and the dashboard.

1 Like

Not gonna happen haha. But I did find another way to make it show up. I added a water sensor hard coded to 0. Ideally one day I can monitor my water and add it in but for now it is what it is. This does not explain in any way why another system on the same sw version is not having this issue.

I think I saw a PR went in to add this back for next month.