I’ve used the configuration in this post to track the power consumption of my Emporia EVSE and ToU rates supplied the OEB integration.
I am getting data but some of it doesn’t really make sense to me.
For instance, I charged my vehicle last night between 8-10PM. That is showing correct in the Energy Dashboard:
I’ve also set the tariff rates in the dashboard but for some reason the values showing in the dashboard are off by quite a bit. The off-peak rat is .098/kWh and the value shown isn’t even close to the $0.73 it should be showing for the cost.
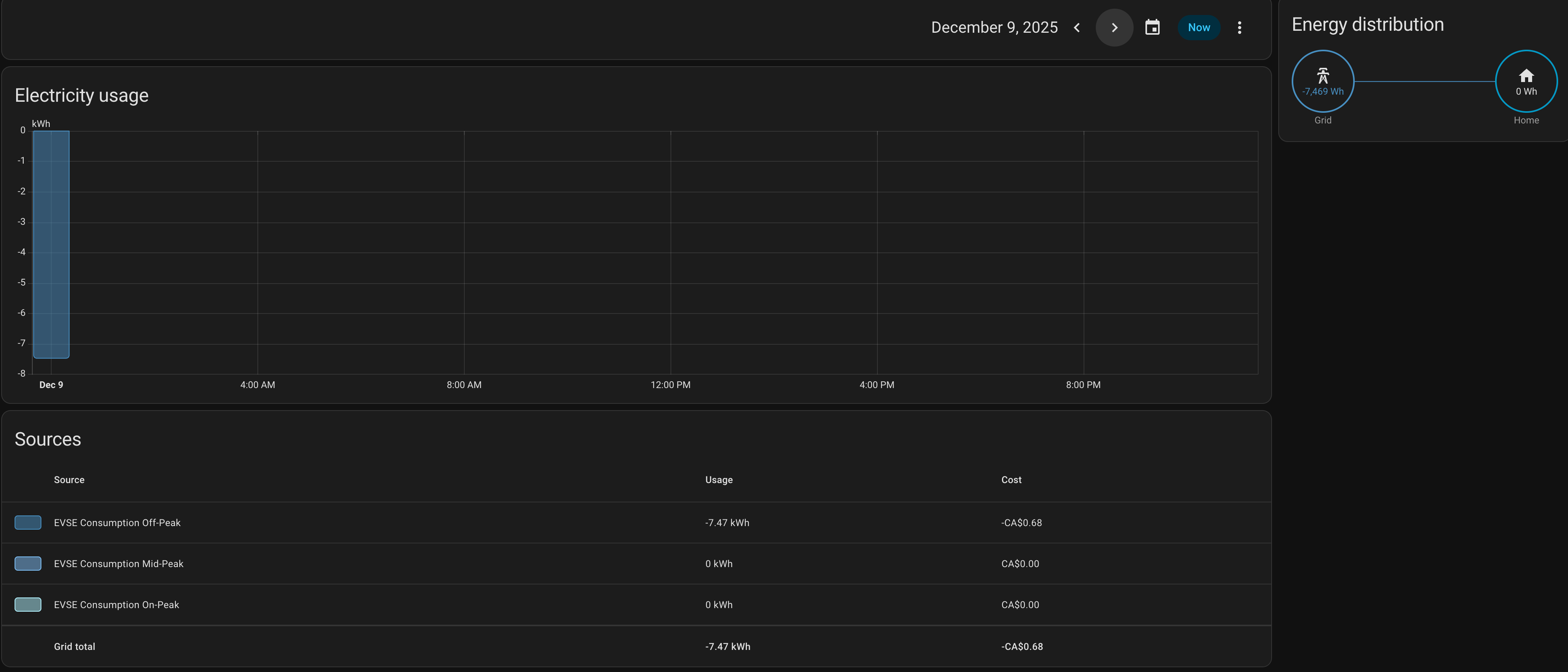
Another odd thing is that there was no charging at all for today but yet the Energy Dashboard shows a negative consumption of almost the same value as what was consumed yesterday:
Any ideas about what I’ve done wrong?


