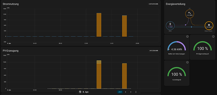
This first happened a few weeks ago and ever since then maybe once in two weeks: I have two separate solar panels on two Fritzdect 210s. Every once in a while they report huge energy values in the enrgy dash. The strange thing is, the corresponding power and energy curves are both ok. The energy dash may look like this:
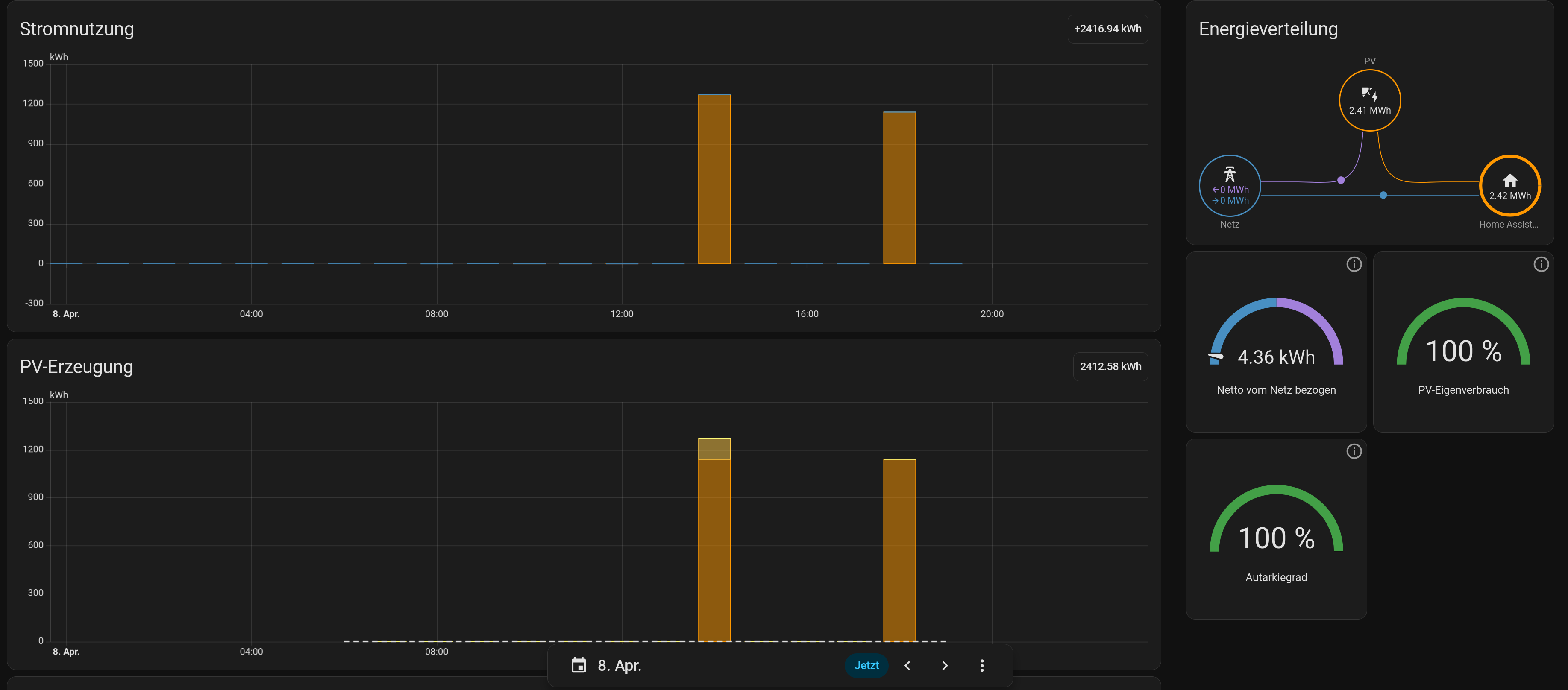
If these peaks were real, they would resemble the power generated by a huge solar plant! Todays energy curve from the larger solar panel looks like this:
I am not sure, but I think what happens is that the accumulated energy (over the whole lifetime of the Fritzdect) is reported at these two hours instead of accumulated minus accumulated until yesterday 0:00 hours.
The power curve for today shows maybe ~1kWh:
Has anybody seen similar?
Thanks in advance,
emefff.
EDIT: Looking at the peaks in the energy dash more closely, it is indeed the case that in the first peak both panels (or rather their plugs) report their accumulated lifetime energy, the second peak is the lifetime energy of the first panel once again. The second value is only a tiny bit larger, because it’s already late in the afternoon.


