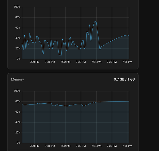
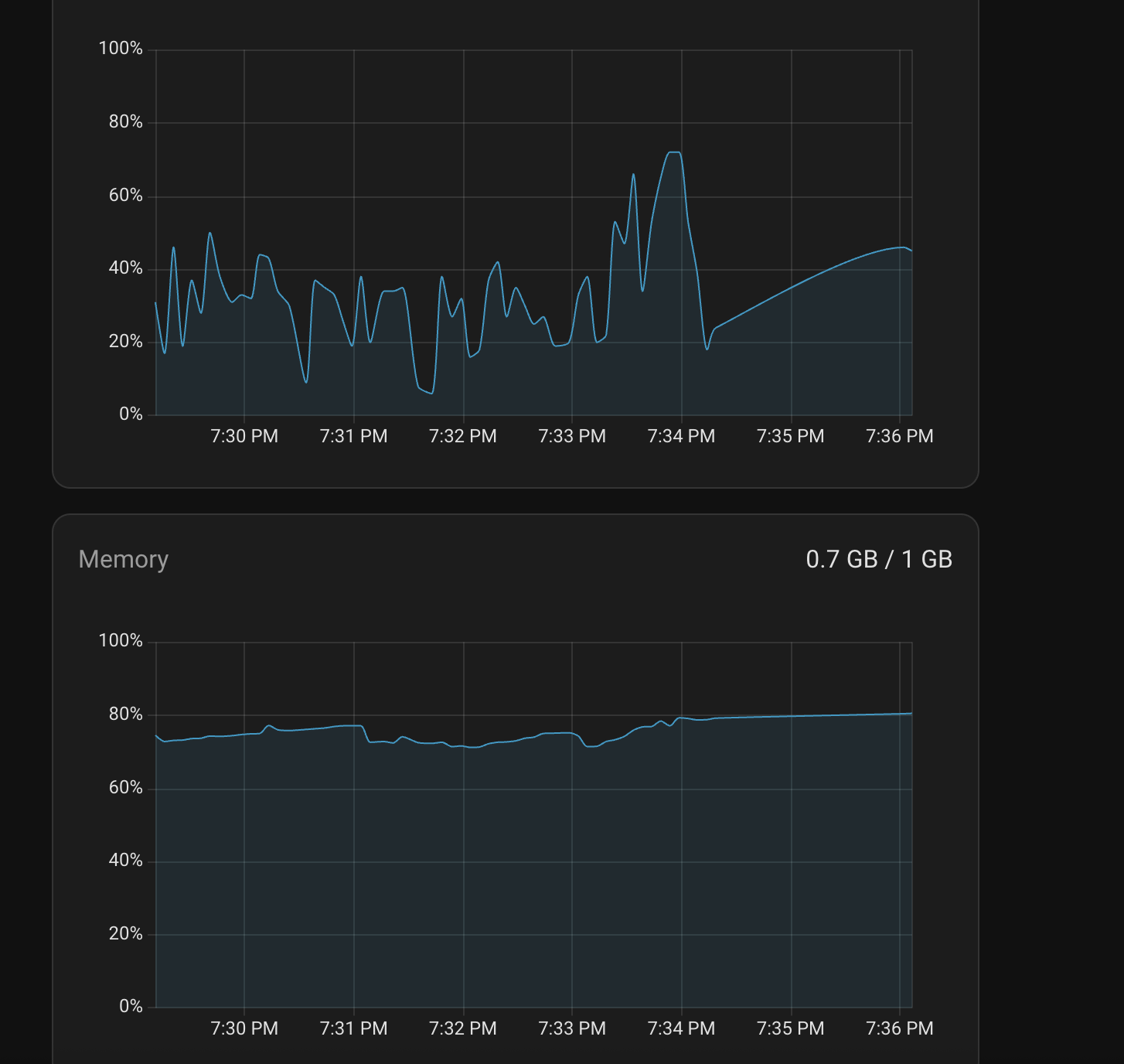
It seems to be a common thread when I search this but no solutions. I am running HA 17 on RPI3 - yes I know it’s not recommended but it’s a temp measure until my Mini PC arrives.
I have quite a small network and it seems to be running fine on the RPI surprisingly…but the one thing it won’t do is update the core/os - but oddly I have managed to update Supervisor somehow to 2026 during one of the update attempts which actually finished - ha core update --version 2026.1.3 --backup but then it didn’t actually update the core, just the supervisor!
This is with the UI - it just constantly span and never finished for many hours - or running ha core update or ha os update in the Terminal. They just go processing…
Oddly it shows no updates now in the UI, even if I select skipped updates, not sure if I somehow toggled the visibility. It’s always been like this from day one, it would not update - so I don’t think it’s anything I’ve added.
I can ping DNS and github…
These log errors:
Logger: homeassistant.components.hassio
Source: components/hassio/websocket_api.py:145
integration: Home Assistant Supervisor
First occurred: 6:45:10 PM (20 occurrences)
Last logged: 7:02:10 PM
- Failed to to call /core/info -
- Failed to to call /ingress/session -
- Failed to to call /store -
- Failed to to call /host/info -
- Failed to to call /ingress/validate_session -
Ingress comes up a lot, oddlly…
Logger: homeassistant.components.hassio.handler
Source: components/hassio/handler.py:250
integration: Home Assistant Supervisor
First occurred: 6:45:10 PM (44 occurrences)
Last logged: 7:02:10 PM
- Timeout on /core/info request
- Timeout on /ingress/session request
- Timeout on /store request
- Timeout on /host/info request
- Timeout on /ingress/validate_session request
Logger: homeassistant.components.hassio.coordinator
Source: helpers/update_coordinator.py:435
integration: Home Assistant Supervisor (documentation, issues)
First occurred: 6:46:04 PM (2 occurrences)
Last logged: 6:59:23 PM
Error fetching hassio data: Error on Supervisor API:
Logger: aiohttp.server
Source: /usr/local/lib/python3.13/site-packages/aiohttp/web_protocol.py:481
First occurred: 6:00:43 PM (40 occurrences)
Last logged: 7:12:08 PM
Error handling request from 192.168.1.65
Traceback (most recent call last):
File “/usr/local/lib/python3.13/site-packages/aiohttp/web_protocol.py”, line 408, in data_received
messages, upgraded, tail = self._request_parser.feed_data(data)
~~~~~~~~~~~~~~~~~~~~~~~~~~~~~~^^^^^^
File “aiohttp/_http_parser.pyx”, line 556, in aiohttp._http_parser.HttpParser.feed_data
aiohttp.http_exceptions.BadHttpMessage: 400, message:
Data after Connection: close:
b'\x00
Logger: homeassistant.components.hassio.handler
Source: components/hassio/handler.py:250
integration: Home Assistant Supervisor (documentation, issues)
First occurred: 6:45:10 PM (58 occurrences)
Last logged: 7:16:13 PM
Timeout on /network/info request
Timeout on /host/info request
Timeout on /supervisor/stats request
Timeout on /core/stats request
Timeout on /ingress/session request


