GoSungrow: Home Assistant add-on for Sungrow iSolarCloud with managed dashboards
Hi everyone,
I wanted a Sungrow setup in Home Assistant that is easy to install, easy to keep running, and gives you a clean dashboard out of the box.
So I turned my fork into a proper Home Assistant add-on.
GitHub / custom repository:
Screenshots
Why this exists
This project is based on the original MickMake/GoSungrow work, and that reverse-engineering effort is the reason this add-on exists at all.
But in my own setup, the original project no longer worked reliably enough to be a practical Home Assistant solution. I wanted something that works cleanly with current Sungrow login behavior, Home Assistant OS, MQTT discovery, and a normal add-on workflow.
The goal of this fork is simple:
-
install it like a normal Home Assistant add-on
-
enter your iSolarCloud username and password
-
start it
-
get entities and dashboards automatically
What it does
GoSungrow:
-
logs in to Sungrow iSolarCloud
-
publishes entities to Home Assistant through MQTT discovery
-
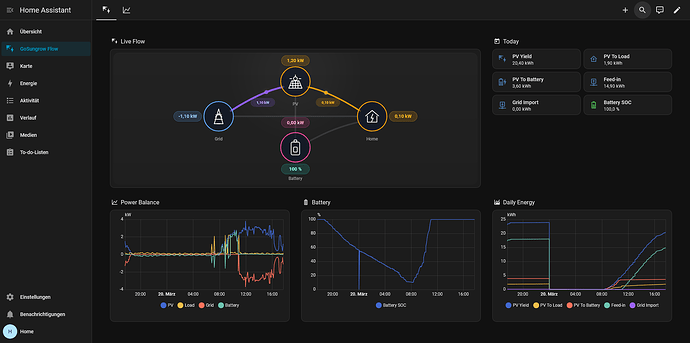
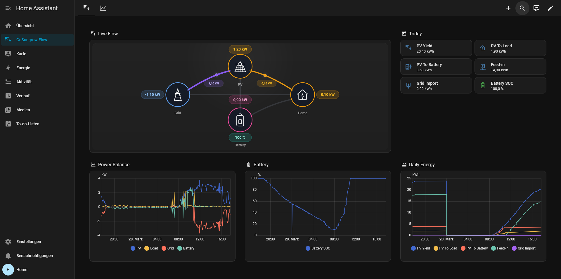
creates a managed
Overviewdashboard with live energy flow and key daily charts -
creates a managed
Trendsdashboard with deeper energy plots -
works on
aarch64andamd64
Why it is easy to use
For most people, setup is basically:
-
Install and start the
Mosquitto brokeradd-on. -
Confirm the Home Assistant
MQTTintegration is working. -
Add this repository as a custom add-on repository.
-
Install
GoSungrow. -
Enter your
gosungrow_userandgosungrow_password. -
Start the add-on.
That is it.
You do not need to manually configure API hosts, app keys, custom dashboard URLs, or a separate MQTT connection for a normal installation.
Requirements
-
Home Assistant with add-on support
-
working MQTT in Home Assistant
-
iSolarCloud account
-
outbound internet access from Home Assistant to iSolarCloud
Current focus of this fork
I intentionally focused this repository on one use case:
-
Home Assistant add-on first
-
clean install path
-
automatic dashboard setup
-
minimal settings for first-time users
Feedback welcome
If you have a Sungrow system and want a simpler way to get the data into Home Assistant, give it a try.
If something breaks for your particular inverter / plant / region combination, please open an issue with logs and details.
Credit
-
Original reverse engineering and codebase: MickMake
-
Home Assistant add-on packaging and maintenance of this fork: @roth-andreas
