[HAOS] Unexplained increase of disk use

Hello,

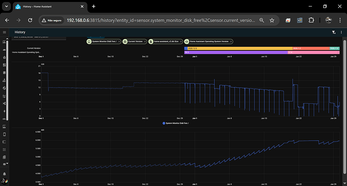
Since Jan 1st, I noticed an unexplained daily increase in disk space used.

After some research, on Jan 19, I did a su repair command in the HA console, and the disk space used drasticaly decreased. The result is great, but the reason remains a mistery…

Jan 20, I upgraded HAOS to 17.0 version (with storage driver migration), and the disk space used increased about +2GB, which is OK, as it was planned in the update information.

Jan 23, I upgraded HA Core to 2026.1.3 (from 2026.1.2), and with it, the disk space used significantly increased, again, by approximately +3GB.

FYI : I’m running HAOS on a Proxmox VM.
I don’t have any internal backup within HA (backup are in Proxmox), and media storage is externalized on my NAS.
The main add-ons (Z2M and MQTT) are also externalized in VMs.
I did not installed any other addon or integration recently.
Everything is always up to date.

What could explain the last increase (and the first one by the way) ?
Thanks

where is your database situated? did you check your filessystem if there are any new big files of old / failed databeses maybe?

Yes, I didn’t precise : DB (MariaDB) size didn’t change a lot. It’s about 2,4-2,6GB since a few weeks.

Where do you see this increase?
Inside HA or inside Proxmox?

Inside HA. I have a sensor made with the System Monitor integration.
In Proxmox, I also see the increase, because of the the size of the VM backup.

The Proxmox can’t normally be used for anything, because there is no way to tell what the space is used for, which goes for both storage and memory.

The system monitor is the right value to go from and since you see the increase there too, then there might be something to it.

Backups are a common cause to rapid increases in storage used.
If that does not help, then making and downloading a complete unencrypted backup can be a good help too.
The backup can be unpacked with a zip tool and it will then contain a set of files for each container, where the size of them can give a hint about where the storage space is used.
The files can also be unpacked to make a deeper search.

Already tryed the backup export. But once extracted and uncompressed, it uses only 4,4GB … far from the 16GB really used. It’s only some parts of the supervisor and the custom components. None of the “OS files” are there, which I suppose are in cause, but which one …

Probably linked to this?

Maybe. We’ll have to wait the fix to see…

I am seeing the exact same issue: HA OS 17.0 - migrate-storage-driver - #60 by JC_RFC

It seems I’m having this problem too, but it started before the OS 17 update.
My free space was approximately 13.8GB at the beginning of January and today it’s at 8.6GB.
My database only grew by 1.5GB.

The increase in space in the graph below is due to cleanups in the esphome data.

@walberjunior Where did you find the “current version” sensor ?
I found the “HAOS current version”, but not the current version for Core …

It’s an integration.

I cleaned up some files in the config folder and took this screenshot yesterday morning:
20,4gb

Today:
22,5gb

I don’t know if this is normal.
Is the history saved in the system before being written to the database?

I was waiting for the release of 17.1 before trying this experiment.

I first upgraded my vm that had 17.1rc1 to 17.1 and the system grew further in size to 15GB.
I created a home assistant backup and shut this machine down.

I then created a brand new vm from 17.1 and restored the homeassistant backup including all addons etc and the new size for the system is now 10.4GB. So there was nearly 5GB of space lost somewhere.

I will report if this VM made from scratch from 17.1 keeps growing or not.

I also made the HAOS 17.1 update this morning (from 17.0)
The size didn’t increase.
I did a “su repair” and reboot host, then the size decreased by 1GB.

Just now, I did an addon update, and the size increased immediately by 200MB.
Like all the other addon updates done since I noticed this issue.

It’s as if, on each addon update, it keeps the previous version (addon backup is not checked when updating).

So for me, the issue is not resolved.
On Jan 1st, the disk use size was about 15GB, today it’s close to 18GB !

1 Like