I have HAOS installed on a Proxmox VM on an x86 Xeon server. It has 4GB RAM which can balloon to 8GB, 6 cores allocated, and the storage is backed by an SSD ZFS array. This is an EFI VM. This install is about 2 years old.
Recently, over the last 2 months or so, I’ve been having many issues with slow boot, often having to jump into the emergency console. I’ve been gathering diagnostics and logs (trying to shut off integrations that don’t work anymore) but it’s not improving things.
Currently, boot is getting stuck at “A start job is running for HAOS swap” and I’ve seen that run for over 30 minutes:
Once we get through that, I get other long-running start jobs, like “A start job is running for Docker Application Container Engine”, “Cleanup of Temporary Directories”,
I’ve done some research, but not come up with any solutions:
No solution, thread locked, much talk about flashing an SD for a pi install: "A start job is running for HAOS swap" - takes forever · Issue #3182 · home-assistant/operating-system · GitHub
Same issue here, no specific help for my case:
USB install: HAOS swap job running forever - #8 by david65536
In general, I’m just getting extreme slowness and bootup failures, and I don’t think throwing more resources at this is the fix. For example, right now, it booted to the console but I have no web UI, if I do “core logs” I see Home Assistant Core exited, then if I start it, I get this:
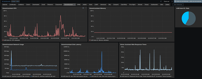
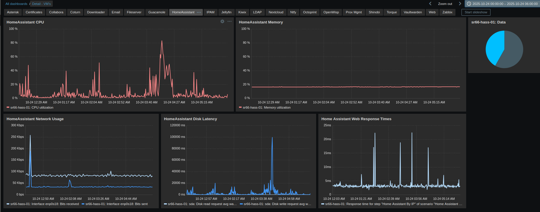
I’ve been through lots of threads, but feel like everything I try just leads to more problems. I’ve reverted from backup several times in this troubleshooting, when trying things doesn’t help. I can always sling more resources at this, but I don’t think that’s the fix; I monitor the VM with Zabbix and do not see any resource bottlenecks:


