hi, everyone, thankyou for read this
Please i need your help about my HA, i’m very noob coding in HA.
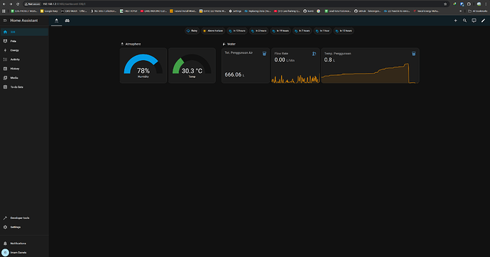
my problem is, i have digital water flow meter K24 that was i modification, using hall effect chip U18, that is working whell with measurement, but if my wifi network lost or power outage, measurement change to zero again, and i want ask how to make my total usage water, and measurement not affected when the device is unavailable (wifi network lost, or poweroutage).
i just search on this forum but i dont find anything that same.
Info System:
- i use truenas (docker/container) system Nas Os
- wemos d1 mini
- sensor pulse hall effect (magnetic) read from turbine (K24 Digital Flow Meter)
esphome:
name: kamarmandi308
friendly_name: Termometer
esp8266:
board: esp01_1m
# Enable logging
logger:
# Enable Home Assistant API
api:
encryption:
key: "codecodecode"
ota:
- platform: esphome
password: "codecodecode"
wifi:
ssid: !secret wifi_ssid
password: !secret wifi_password
manual_ip:
static_ip: 192.168.1.23
gateway: 192.168.1.1
subnet: 255.255.255.0
# Enable fallback hotspot (captive portal) in case wifi connection fails
ap:
ssid: "Termometer Fallback Hotspot"
password: "5Aes8oS4hJPi"
captive_portal:
sensor:
- platform: pulse_counter
name: "Flow Rate Water"
pin: GPIO5
update_interval: 20s
filters:
- lambda: return (x / 76);
unit_of_measurement: "L/Min"
total:
unit_of_measurement: 'L'
name: 'Water Volume Total'
accuracy_decimals: 1
filters:
- lambda: return (x / 76);
- platform: dht
pin: GPIO4
model: AM2302
temperature:
name: "Temperature"
humidity:
name: "Humidity"
update_interval: 60s
PS:
plese help me, and sorry for my poor english

