Is my Frigate installation (not the add-on) using the coral TPU?

How can I determine if my Frigate installation (on a stand-alone Intel NUC) is using the Coral TPU?

A search through the log file doesn’t mention Coral once.

detectors:
  coral:
    type: edgetpu
    device: usb

It should say something like this at the start of the logs when booting up.

2026-02-08 07:44:22.312706479  [INFO] Preparing Frigate...
2026-02-08 07:44:22.824732519  [INFO] Starting Frigate...
2026-02-08 07:44:27.116557942  [2026-02-08 07:44:27] frigate.util.config            INFO    : Checking if frigate config needs migration...
2026-02-08 07:44:27.189096132  [2026-02-08 07:44:27] frigate.util.config            INFO    : frigate config does not need migration...
2026-02-08 07:44:27.422675131  [2026-02-08 07:44:27] frigate.util.services          INFO    : Automatically detected vaapi hwaccel for video decoding
2026-02-08 07:44:27.477222588  [2026-02-08 07:44:27] frigate.app                    INFO    : Starting Frigate (0.17.0-6accc38)
2026-02-08 07:44:27.614284034  [2026-02-08 07:44:27] peewee_migrate.logs            INFO    : Starting migrations
2026-02-08 07:44:27.615440707  [2026-02-08 07:44:27] peewee_migrate.logs            INFO    : There is nothing to migrate
2026-02-08 07:44:27.652095246  [2026-02-08 07:44:27] frigate.app                    INFO    : Recording process started: 1008
2026-02-08 07:44:27.672539759  [2026-02-08 07:44:27] frigate.app                    INFO    : Review process started: 1021
2026-02-08 07:44:27.674702217  [2026-02-08 07:44:27] frigate.app                    INFO    : go2rtc process pid: 128
2026-02-08 07:44:27.961541235  [2026-02-08 07:44:27] frigate.app                    INFO    : Embedding process started: 1031
2026-02-08 07:44:27.999605484  [2026-02-08 07:44:27] frigate.detectors.plugins.edgetpu_tfl INFO    : Attempting to load TPU as pci:0
2026-02-08 07:44:27.999969770  [2026-02-08 07:44:27] frigate.detectors.plugins.edgetpu_tfl INFO    : TPU found
2026-02-08 07:44:28.000494555  INFO: Created TensorFlow Lite XNNPACK delegate for CPU.

At least that is what mine says if not loading it will tell you.

1 Like

Thanks- I never searched for “detectors”. I was looking for Coral or Google. TPU was a mistake because the log has thousands of “Output” lines.

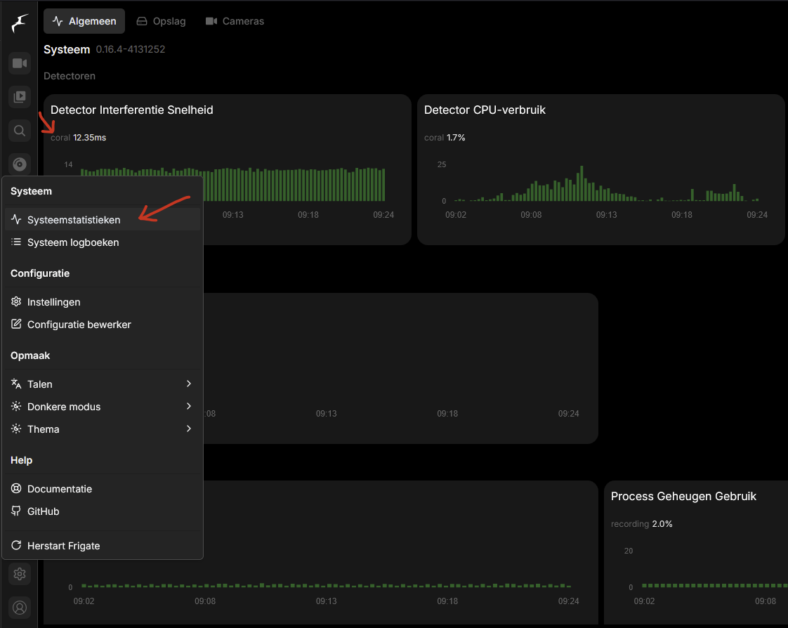
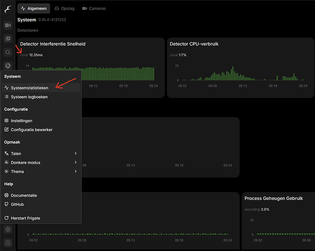
@woempiej Thanks for the reply. The ONE icon in Frigate that I never looked at.