Name of sensors in myUplink integration changed

On the 20th of August two entities of the myUplink integration were renamed:

sensor.vvm_500_room_temperature_bt50
changed its name to
sensor.vvm_500_temperature

sensor.vvm_500_current_outd_temp_bt1
changed its name to
sensor.vvm_500_outdoor_temperature

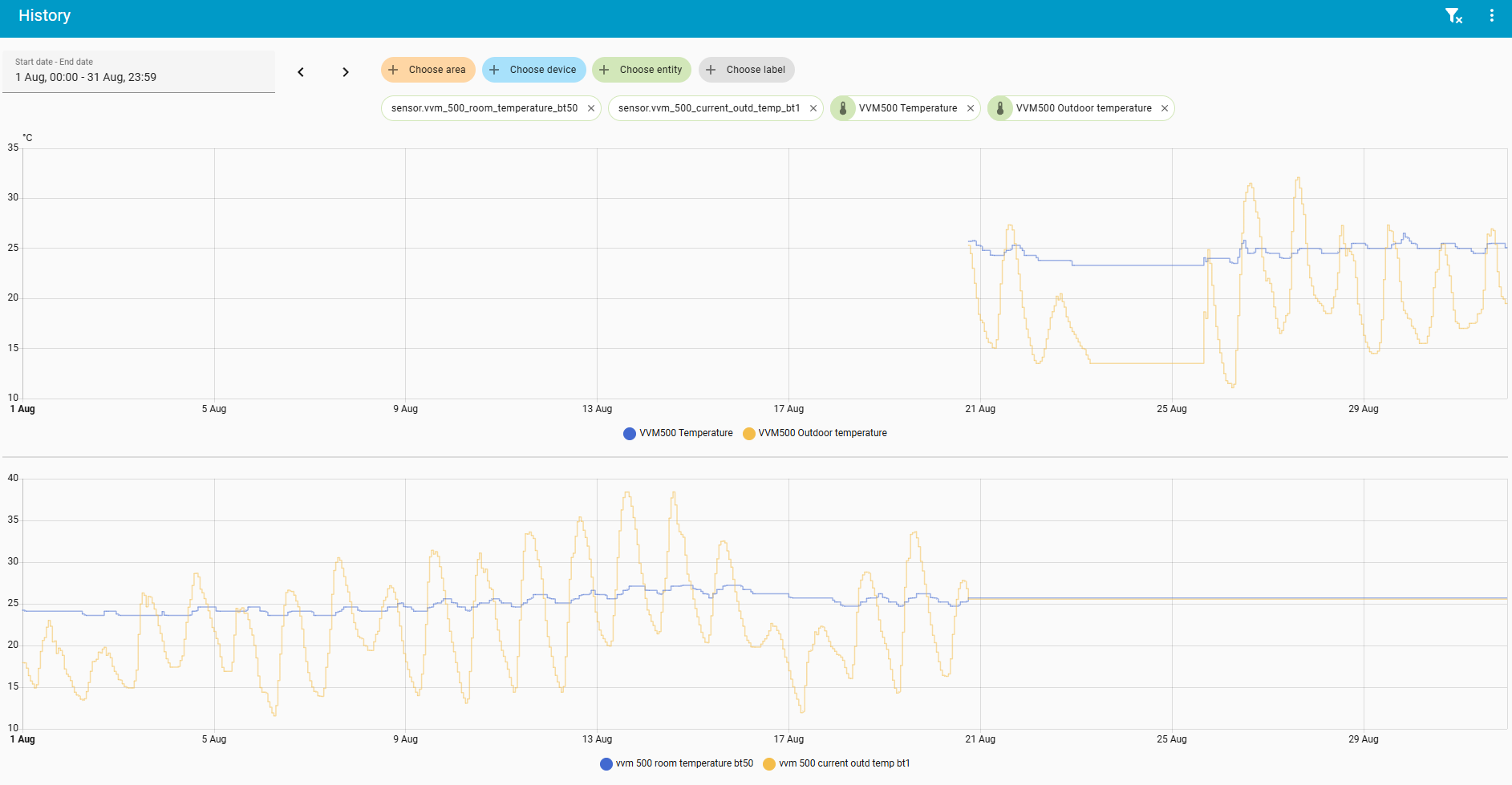
Now this leads to a “broken history” on those sensors:

How can I migrate the values of the old sensors into the new sensors?

Have you tried renaming them back?

I’m not the owner of those two sensors, they are created by the myUplink integration. Therefore afaik I can only change the “friendly name”, but not the sensor name.

Or would you know how to change a sensor name of an integration? The sensor ist not available anymore in the Devices & Service->Entities area, only in the Statistics area. And in the Statistics area I get only the choice of deleting it:

Click the entity and then the cog wheel. Change the entity id, see this example:

Where can I access the old entitiy?

You rename the current entity to the old name. Find the entity sensor.vvm_500_temperature and rename it to sensor.vvm_500_room_temperature_bt50

That does not work. It breaks the integration.

What do you mean “breaks the integration”?

I tried it for the sensor BT1. Now all the values since 20th of August until 10 days ago are gone:

And there’s no way back either:

Logger: homeassistant.components.recorder.table_managers.statistics_meta
Source: components/recorder/table_managers/statistics_meta.py:358
integration: Recorder (documentation, issues)
First occurred: 20:25:31 (1 occurrence)
Last logged: 20:25:31
Cannot rename statistic_id sensor.vvm_500_current_outd_temp_bt1 to sensor.vvm_500_outdoor_temperature because the new statistic_id is already in use

And when I re-load the integration then the new name sensor.vvm_500_outdoor_temperature is there again. That’s what I mean it breaks the integration. So that is not a solution.

Does anybody have any better idea?