Hi everyone,
I’ve created Enelgrid which lets you import your hourly energy consumption data directly from Enel Italia’s customer portal into Home Assistant!
What It Does
• Connects to the Enel Italia portal using your credentials.
• Retrieves detailed hourly consumption data for your electricity usage.
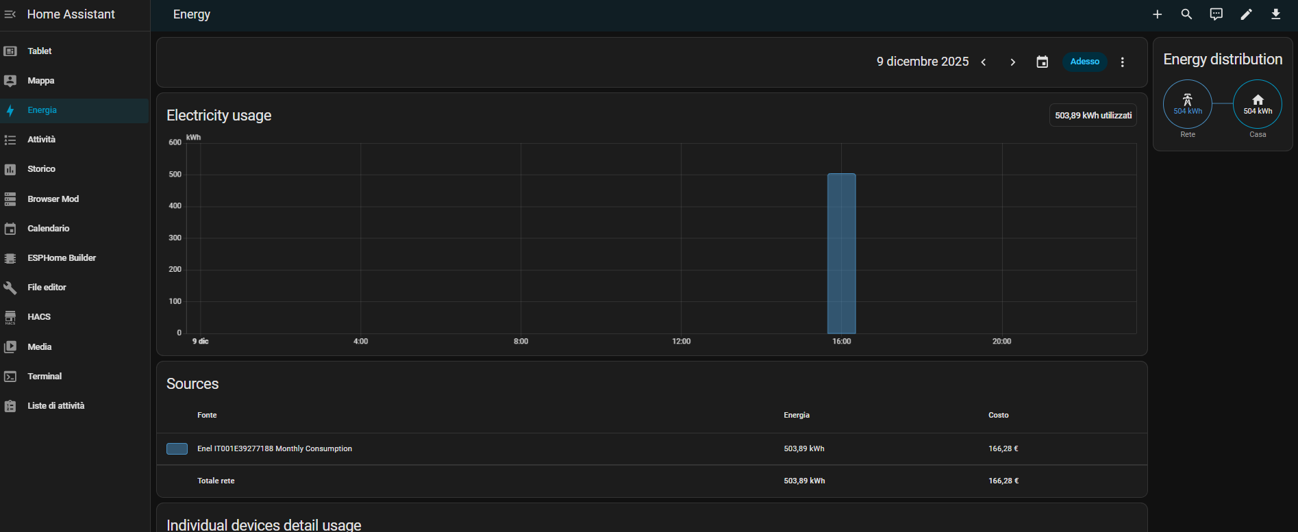
• Seamlessly feeds that data into Home Assistant’s Energy Dashboard, so you can track your actual grid consumption alongside solar production, smart plugs, and other energy sources.
Features
Automatically fetches and imports up-to-date consumption data once per day.
Supports historical backfilling — you can fetch data for the past month on install.
Fully compatible with Home Assistant’s Energy Dashboard — data appears just like any other energy source.
Includes a monthly consumption sensor, so you can monitor your total usage at a glance.
Works via HACS as a custom repository.
How to Install
- In HACS > Integrations > Custom Repositories, add: GitHub - sathia-musso/enelgrid: This custom integration for Home Assistant retrieves and imports energy consumption data from Enel Italia
- Set the category to Integration.
- Install EnelGrid.
- Configure it via Settings > Devices & Services > Integrations by entering your Enel credentials, POD number, and customer number.
Data Example
All hourly data gets logged into Home Assistant’s energy statistics database, so you can:
• See your exact consumption per hour, per day.
• Analyze how your usage shifts during the day or across months.
• Compare your real grid data with solar production, battery discharge, etc.
Project Repository
⸻
Feedback & Contributions
This is my first published Home Assistant integration, so feedback is highly appreciated!
If you encounter any issues, feel free to open an issue on GitHub.
Let me know if there are any additional features you’d like to see. ![]()
Thanks and happy automating! ![]()
