Solcast Global Solar Power Forecast Integration

And @BJReplay, it’s even more messed up than just potentially two folders. The Oziee integration of old and yours both have the Home Assistant manifest.json “domain” of solcast_solar, which should identify them as the same thing. The domain must be unique, and must not change.

This is why installing both at the same time should not be possible. We check for a repeat install and block it. So did Oziee.

Having both folders would be possible if the names were different , but based on my testing the folder used to initially install the integration from wins., but the manifest domain name would need to match the folder name.

The only way a folder other than solcast_solar could exist is if a manual custom component install outside of HACS was done to a folder named something different. And the only way that they could co-exist as installed integrations would be if the manifest.json had an altered domain name (and the folder name matched that domain).

Purely speculation in this case. We have no further info to go on.

1 Like

v4.3.4 of the BJReplay Solcast integration released today. ~10,000 happy users.

3 Likes

Hello,

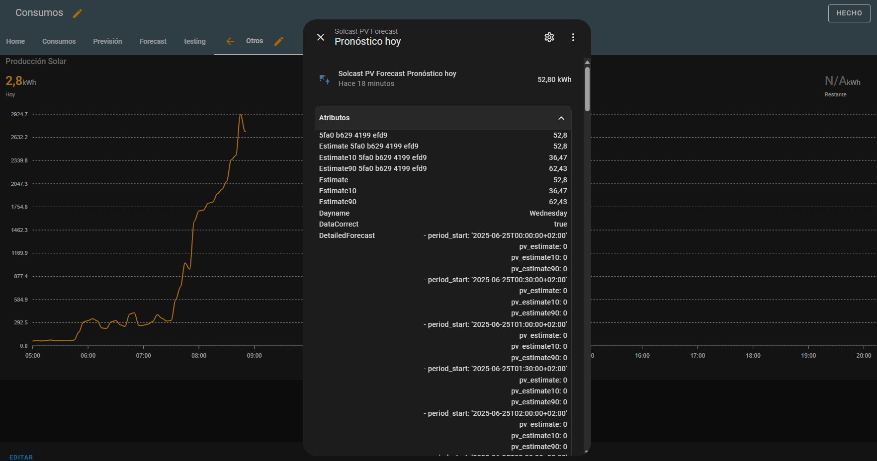
New HA user here. I´m trying to use this card but it doesn´t show the forecast, although the integration is working properly and giving data. I have no idea how to solve this issue. This is what I get:

The code I´m using is basically the example from Github just using the proper entities:

type: custom:apexcharts-card
header:
  title: Producción Solar
  show: true
  show_states: true
  colorize_states: true
apex_config:
  chart:
    height: 550px
  tooltip:
    enabled: true
    shared: true
    followCursor: true
graph_span: 16h
span:
  start: day
  offset: +5h
yaxis:
  - id: capacity
    show: true
    opposite: true
    decimals: 0
    max: 100
    min: 0
    apex_config:
      tickAmount: 10
  - id: kWh
    show: true
    min: 0
    apex_config:
      tickAmount: 10
  - id: header_only
    show: false
series:
  - entity: sensor.pv_power
    name: Solar Power (now)
    type: line
    stroke_width: 2
    float_precision: 2
    color: Orange
    yaxis_id: kWh
    unit: kW
    extend_to: now
    show:
      legend_value: true
      in_header: false
    group_by:
      func: avg
      duration: 5m
  - entity: sensor.solcast_pv_forecast_pronostico_hoy
    name: Forecast
    color: Grey
    opacity: 0.3
    stroke_width: 0
    type: area
    time_delta: +15min
    extend_to: false
    yaxis_id: kWh
    show:
      legend_value: false
      in_header: false
    data_generator: |
      return entity.attributes.detailedForecast.map((entry) => {
            return [new Date(entry.period_start), entry.pv_estimate];
          });
  - entity: sensor.solcast_pv_forecast_pronostico_hoy
    name: Forecast 10%
    color: Grey
    opacity: 0.3
    stroke_width: 0
    type: area
    time_delta: +15min
    extend_to: false
    yaxis_id: kWh
    show:
      legend_value: false
      in_header: false
    data_generator: |
      return entity.attributes.detailedForecast.map((entry) => {
            return [new Date(entry.period_start), entry.pv_estimate10];
          });
  - entity: sensor.today_s_pv_generation
    yaxis_id: header_only
    name: Hoy
    stroke_width: 2
    color: Orange
    show:
      legend_value: true
      in_header: true
      in_chart: false
  - entity: sensor.solcast_pv_forecast_pronostico_hoy
    yaxis_id: header_only
    name: Predicción
    color: Grey
    show:
      legend_value: true
      in_header: true
      in_chart: false
  - entity: sensor.solcast_pv_forecast_pronostico_hoy
    attribute: estimate10
    yaxis_id: header_only
    name: Today Forecast 10%
    color: Grey
    opacity: 0.3
    show:
      legend_value: true
      in_header: false
      in_chart: false
  - entity: sensor.solcast_pv_forecast_pronostico_del_tiempo_restante_para_hoy
    yaxis_id: header_only
    name: Restante
    color: Grey
    show:
      legend_value: true
      in_header: true
      in_chart: false

As you can see, the forecast and remaining forecast show N/A although attributes are available. Could somebody guide me, please?

What are the sensor entity names shown as in Developer tools? Are they translated or in English?

It’s probably better to ask this question in the GitHub discussions at BJReplay/ha-solcast-solar · Discussions · GitHub. I rarely hang out here.

Thank you @autoSteve,

Yes, in Developer Tools are translated as well. This is the first thing I checked. Not sure why entities are being translated, it’s the first time it happens to me.

It seems that data generator is not producing valid results although the entities are available and the attributes are also correct.

Thank you @autoSteve to lead me to GitHub. It was reported the same issue and the problem was the scaling. Now the card is working as expected.

Thank you again.

1 Like

Today I got quite strange values - with negative values for forecast.
I had some downtime this night, but nevertheless the values do not have any useful meaning for the upcoming days.

Anyone else?

Mine is normal.

Are you are expecting a black hole to devour the sun? :slight_smile:

1 Like

This is absolute gold, @wattmatters.

@webwude hit a bug in v4.4.0 where missed generation / bumps in generation due to dodgy input data skewed automated dampening.

That should be sorted now in v4.4.1.

A follow-up issue was seen in v4.4.1 where the mitigation for “jumps” in generation was found flawed for Enphase Envoy generation entities, so v4.4.1 was short-lived.

v4.4.2 replaces that, and I look forward to much silent enjoyment by all.

That said, if there are any anomalies then feel free to call them out. Auto-dampening is a very new feature, and it does depend on things outside of the Solcast sphere, so there will be an escalation of things hitting the fan.

Bring them! (But please, as discussions or raised issues at GitHub - BJReplay/ha-solcast-solar: Solcast Integration for Home Assistant. I’m almost never here.)

2 Likes

It worked.

I got my first auto dampening values. Still investigating.

I guess I have to reduce the API limit to 9 to get it working?

legend, thanks

1 Like

i keep getting the error:
API key looks like a site ID

when i want to setup the integration
I use this ID: 59c2-b97e-xxxx-xxxx

I dont know how to resolve it, any clues?

Solved by using the correct api page.
The documentation seems to expect the site ids, but it doenst.
Maube an idea to update that piece of documentation

Really? How so?

The documentation is pretty clear: GitHub - BJReplay/ha-solcast-solar: Solcast Integration for Home Assistant says Make sure you use your API Key and not your rooftop ID created in Solcast. and the screen says

image

Which documentation are you reading?

Check your API key as BJReplay mentioned, mine starts with XufXj…