Tigo optimizer local monitoring - without cloud now possible!

if you are using Tigo CCA with latest fw I can assume, only latest version supports that.

Also persistent-file neede to be renamed to the state-file due to the clash with the taptap upstream ;-o

taptap addon 0.2.1 was release, feel free to try. THERE ARE breaking changes in the configuration, so please read the docs and change the configuration accordingly - you will probably need to know your Tigo modules serial numbers.

So it got little bit out of control due to multiple changes in every add-on component. It was probably not good idea to try inherit all the changes in one release. At the end it took several version to fix everything, but at least now it seems to be ok. Version 0.2.4 shall be working with the CCA fw 4.0.1 and shall also support nodes identification by serial numbers properly.

Thanks for the feedback. Cannot test new features due to travel, but …
Could not find info about my FW, can I retrieve it somehow from the CCA?

As far as I know it is possible to retrieve it via Tigo Mobile App. I remember that the app can actually also trigger FW update, but I used it long time ago… Anyway latest addon should be able to work with both 3 and 4 line of the FW.

Had this working beautifully for months with version 0.1.7

Updated to 0.2.4, had to muck around adding in all my panels in the config, as I couldn’t even start it with a blank list of panels in the config.

After getting it going, I’m now getting no useful data - I get a message from TapTap in the debug level logging with all of the panel IDs, but no serials, or any other useful info…

{
  "time": "2025-11-12T09:39:17.560654+00:00",
  "uptime": "0T00:54:11",
  "state": "offline",
  "nodes": {
    "A1": {
      "node_id": 0,
      "node_name": "A1",
      "node_serial": "",
      "gateway_id": 0,
      "state": "offline",
      "init_state": "offline",
      "timestamp": "1970-01-01T00:00:00+00:00",
      "tmstp": 0,
      "voltage_in": 0,
      "voltage_out": 0,
      "current": 0,
      "duty_cycle": 0,
      "temperature": 0,
      "rssi": 0,
      "power": 0
    },
    "A2": {
      "node_id": 0,
      "node_name": "A2",
      "node_serial": "",
      "gateway_id": 0,
      "state": "offline",
      "init_state": "offline",
      "timestamp": "1970-01-01T00:00:00+00:00",
      "tmstp": 0,
      "voltage_in": 0,
      "voltage_out": 0,
      "current": 0,
      "duty_cycle": 0,
      "temperature": 0,
      "rssi": 0,
      "power": 0
    },
    "A3": {
      "node_id": 0,
      "node_name": "A3",
      "node_serial": "",
      "gateway_id": 0,
      "state": "offline",
      "init_state": "offline",
      "timestamp": "1970-01-01T00:00:00+00:00",
      "tmstp": 0,
      "voltage_in": 0,
      "voltage_out": 0,
      "current": 0,
      "duty_cycle": 0,
      "temperature": 0,
      "rssi": 0,
      "power": 0
    },
    "A4": {
      "node_id": 0,
      "node_name": "A4",
      "node_serial": "",
      "gateway_id": 0,
      "state": "offline",
      "init_state": "offline",
      "timestamp": "1970-01-01T00:00:00+00:00",
      "tmstp": 0,
      "voltage_in": 0,
      "voltage_out": 0,
      "current": 0,
      "duty_cycle": 0,
      "temperature": 0,
      "rssi": 0,
      "power": 0
    },
    "A5": {
      "node_id": 0,
      "node_name": "A5",
      "node_serial": "",
      "gateway_id": 0,
      "state": "offline",
      "init_state": "offline",
      "timestamp": "1970-01-01T00:00:00+00:00",
      "tmstp": 0,
      "voltage_in": 0,
      "voltage_out": 0,
      "current": 0,
      "duty_cycle": 0,
      "temperature": 0,
      "rssi": 0,
      "power": 0
    },
    "A6": {
      "node_id": 0,
      "node_name": "A6",
      "node_serial": "",
      "gateway_id": 0,
      "state": "offline",
      "init_state": "offline",
      "timestamp": "1970-01-01T00:00:00+00:00",
      "tmstp": 0,
      "voltage_in": 0,
      "voltage_out": 0,
      "current": 0,
      "duty_cycle": 0,
      "temperature": 0,
      "rssi": 0,
      "power": 0
    },
    "A8": {
      "node_id": 0,
      "node_name": "A8",
      "node_serial": "",
      "gateway_id": 0,
      "state": "offline",
      "init_state": "offline",
      "timestamp": "1970-01-01T00:00:00+00:00",
      "tmstp": 0,
      "voltage_in": 0,
      "voltage_out": 0,
      "current": 0,
      "duty_cycle": 0,
      "temperature": 0,
      "rssi": 0,
      "power": 0
    },
    "A9": {
      "node_id": 0,
      "node_name": "A9",
      "node_serial": "",
      "gateway_id": 0,
      "state": "offline",
      "init_state": "offline",
      "timestamp": "1970-01-01T00:00:00+00:00",
      "tmstp": 0,
      "voltage_in": 0,
      "voltage_out": 0,
      "current": 0,
      "duty_cycle": 0,
      "temperature": 0,
      "rssi": 0,
      "power": 0
    },
    "A10": {
      "node_id": 0,
      "node_name": "A10",
      "node_serial": "",
      "gateway_id": 0,
      "state": "offline",
      "init_state": "offline",
      "timestamp": "1970-01-01T00:00:00+00:00",
      "tmstp": 0,
      "voltage_in": 0,
      "voltage_out": 0,
      "current": 0,
      "duty_cycle": 0,
      "temperature": 0,
      "rssi": 0,
      "power": 0
    },
    "A11": {
      "node_id": 0,
      "node_name": "A11",
      "node_serial": "",
      "gateway_id": 0,
      "state": "offline",
      "init_state": "offline",
      "timestamp": "1970-01-01T00:00:00+00:00",
      "tmstp": 0,
      "voltage_in": 0,
      "voltage_out": 0,
      "current": 0,
      "duty_cycle": 0,
      "temperature": 0,
      "rssi": 0,
      "power": 0
    },
    "A12": {
      "node_id": 0,
      "node_name": "A12",
      "node_serial": "",
      "gateway_id": 0,
      "state": "offline",
      "init_state": "offline",
      "timestamp": "1970-01-01T00:00:00+00:00",
      "tmstp": 0,
      "voltage_in": 0,
      "voltage_out": 0,
      "current": 0,
      "duty_cycle": 0,
      "temperature": 0,
      "rssi": 0,
      "power": 0
    },
    "A13": {
      "node_id": 0,
      "node_name": "A13",
      "node_serial": "",
      "gateway_id": 0,
      "state": "offline",
      "init_state": "offline",
      "timestamp": "1970-01-01T00:00:00+00:00",
      "tmstp": 0,
      "voltage_in": 0,
      "voltage_out": 0,
      "current": 0,
      "duty_cycle": 0,
      "temperature": 0,
      "rssi": 0,
      "power": 0
    },
    "B1": {
      "node_id": 0,
      "node_name": "B1",
      "node_serial": "",
      "gateway_id": 0,
      "state": "offline",
      "init_state": "offline",
      "timestamp": "1970-01-01T00:00:00+00:00",
      "tmstp": 0,
      "voltage_in": 0,
      "voltage_out": 0,
      "current": 0,
      "duty_cycle": 0,
      "temperature": 0,
      "rssi": 0,
      "power": 0
    },
    "B2": {
      "node_id": 0,
      "node_name": "B2",
      "node_serial": "",
      "gateway_id": 0,
      "state": "offline",
      "init_state": "offline",
      "timestamp": "1970-01-01T00:00:00+00:00",
      "tmstp": 0,
      "voltage_in": 0,
      "voltage_out": 0,
      "current": 0,
      "duty_cycle": 0,
      "temperature": 0,
      "rssi": 0,
      "power": 0
    },
    "B3": {
      "node_id": 0,
      "node_name": "B3",
      "node_serial": "",
      "gateway_id": 0,
      "state": "offline",
      "init_state": "offline",
      "timestamp": "1970-01-01T00:00:00+00:00",
      "tmstp": 0,
      "voltage_in": 0,
      "voltage_out": 0,
      "current": 0,
      "duty_cycle": 0,
      "temperature": 0,
      "rssi": 0,
      "power": 0
    },
    "B4": {
      "node_id": 0,
      "node_name": "B4",
      "node_serial": "",
      "gateway_id": 0,
      "state": "offline",
      "init_state": "offline",
      "timestamp": "1970-01-01T00:00:00+00:00",
      "tmstp": 0,
      "voltage_in": 0,
      "voltage_out": 0,
      "current": 0,
      "duty_cycle": 0,
      "temperature": 0,
      "rssi": 0,
      "power": 0
    },
    "B5": {
      "node_id": 0,
      "node_name": "B5",
      "node_serial": "",
      "gateway_id": 0,
      "state": "offline",
      "init_state": "offline",
      "timestamp": "1970-01-01T00:00:00+00:00",
      "tmstp": 0,
      "voltage_in": 0,
      "voltage_out": 0,
      "current": 0,
      "duty_cycle": 0,
      "temperature": 0,
      "rssi": 0,
      "power": 0
    },
    "B6": {
      "node_id": 0,
      "node_name": "B6",
      "node_serial": "",
      "gateway_id": 0,
      "state": "offline",
      "init_state": "offline",
      "timestamp": "1970-01-01T00:00:00+00:00",
      "tmstp": 0,
      "voltage_in": 0,
      "voltage_out": 0,
      "current": 0,
      "duty_cycle": 0,
      "temperature": 0,
      "rssi": 0,
      "power": 0
    },
    "B7": {
      "node_id": 0,
      "node_name": "B7",
      "node_serial": "",
      "gateway_id": 0,
      "state": "offline",
      "init_state": "offline",
      "timestamp": "1970-01-01T00:00:00+00:00",
      "tmstp": 0,
      "voltage_in": 0,
      "voltage_out": 0,
      "current": 0,
      "duty_cycle": 0,
      "temperature": 0,
      "rssi": 0,
      "power": 0
    },
    "B8": {
      "node_id": 0,
      "node_name": "B8",
      "node_serial": "",
      "gateway_id": 0,
      "state": "offline",
      "init_state": "offline",
      "timestamp": "1970-01-01T00:00:00+00:00",
      "tmstp": 0,
      "voltage_in": 0,
      "voltage_out": 0,
      "current": 0,
      "duty_cycle": 0,
      "temperature": 0,
      "rssi": 0,
      "power": 0
    },
    "B9": {
      "node_id": 0,
      "node_name": "B9",
      "node_serial": "",
      "gateway_id": 0,
      "state": "offline",
      "init_state": "offline",
      "timestamp": "1970-01-01T00:00:00+00:00",
      "tmstp": 0,
      "voltage_in": 0,
      "voltage_out": 0,
      "current": 0,
      "duty_cycle": 0,
      "temperature": 0,
      "rssi": 0,
      "power": 0
    },
    "B10": {
      "node_id": 0,
      "node_name": "B10",
      "node_serial": "",
      "gateway_id": 0,
      "state": "offline",
      "init_state": "offline",
      "timestamp": "1970-01-01T00:00:00+00:00",
      "tmstp": 0,
      "voltage_in": 0,
      "voltage_out": 0,
      "current": 0,
      "duty_cycle": 0,
      "temperature": 0,
      "rssi": 0,
      "power": 0
    },
    "B11": {
      "node_id": 0,
      "node_name": "B11",
      "node_serial": "",
      "gateway_id": 0,
      "state": "offline",
      "init_state": "offline",
      "timestamp": "1970-01-01T00:00:00+00:00",
      "tmstp": 0,
      "voltage_in": 0,
      "voltage_out": 0,
      "current": 0,
      "duty_cycle": 0,
      "temperature": 0,
      "rssi": 0,
      "power": 0
    },
    "A7": {
      "node_id": 0,
      "node_name": "A7",
      "node_serial": "",
      "gateway_id": 0,
      "state": "offline",
      "init_state": "offline",
      "timestamp": "1970-01-01T00:00:00+00:00",
      "tmstp": 0,
      "voltage_in": 0,
      "voltage_out": 0,
      "current": 0,
      "duty_cycle": 0,
      "temperature": 0,
      "rssi": 0,
      "power": 0
    }
  },
  "stats": {
    "voltage_in": {
      "min": 0,
      "max": 0,
      "avg": 0
    },
    "voltage_out": {
      "min": 0,
      "max": 0,
      "avg": 0
    },
    "current": {
      "min": 0,
      "max": 0,
      "avg": 0
    },
    "power": {
      "min": 0,
      "max": 0,
      "avg": 0
    },
    "duty_cycle": {
      "min": 0,
      "max": 0,
      "avg": 0
    },
    "temperature": {
      "min": 0,
      "max": 0,
      "avg": 0
    },
    "rssi": {
      "min": 0,
      "max": 0,
      "avg": 0
    }
  },
  "enum_state": "offline"
}

Happy to provide any other details as needed.

  • Switch log level to debug and check if taptap binary generate power-reports events. Togo recently (and very chaotically) seems to be upgrading CCA, with some changes to the protocol.

  • Please check fw version on your Togo GW

  • Was your previous addon version working until the addon update?

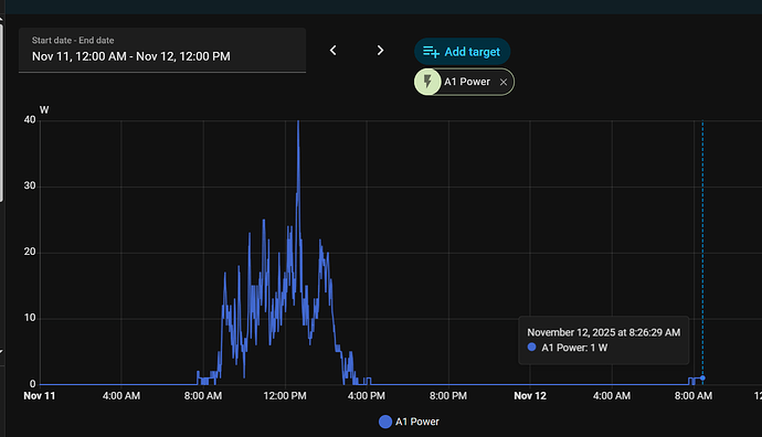
Was working perfectly, up until the moment I updated to 0.2.4 at 8:26 yesterday morning.

How could I check my firmware version?

I have debug level logging enabled, and I just get these same messages repeating every minute (I’ve truncated the JSON, as it’s basically identical to what I posted above).

[2025-11-13 10:52:54.710984] DEBUG: Into run_file
[2025-11-13 10:52:54.711093] DEBUG: stats file updated
[2025-11-13 10:52:55.711185] DEBUG: Into taptap_tele
[2025-11-13 10:52:55.711302] DEBUG: Into run_file
[2025-11-13 10:52:55.711788] DEBUG: stats file updated
[2025-11-13 10:52:56.711888] DEBUG: Into taptap_tele
[2025-11-13 10:52:56.712009] DEBUG: Into run_file
[2025-11-13 10:52:56.712555] DEBUG: stats file updated
[2025-11-13 10:52:57.712657] DEBUG: Into taptap_tele
[2025-11-13 10:52:57.712773] DEBUG: Into run_file
[2025-11-13 10:52:57.713348] DEBUG: stats file updated
[2025-11-13 10:52:58.713444] DEBUG: Into taptap_tele
[2025-11-13 10:52:58.713549] DEBUG: Into run_file
[2025-11-13 10:52:58.713684] DEBUG: stats file updated
[2025-11-13 10:52:59.713777] DEBUG: Into taptap_tele
[2025-11-13 10:52:59.713896] DEBUG: Into run_file
[2025-11-13 10:52:59.714054] DEBUG: stats file updated
[2025-11-13 10:53:00.714149] DEBUG: Into taptap_tele
[2025-11-13 10:53:00.714265] DEBUG: Into run_file
[2025-11-13 10:53:00.714408] DEBUG: stats file updated
[2025-11-13 10:53:01.714504] DEBUG: Into taptap_tele
[2025-11-13 10:53:01.714613] DEBUG: Into run_file
[2025-11-13 10:53:01.715031] DEBUG: stats file updated
[2025-11-13 10:53:02.715135] DEBUG: Into taptap_tele
[2025-11-13 10:53:02.715252] DEBUG: Into run_file
[2025-11-13 10:53:02.715393] DEBUG: stats file updated
[2025-11-13 10:53:03.715496] DEBUG: Into taptap_tele
[2025-11-13 10:53:03.715611] DEBUG: Into run_file
[2025-11-13 10:53:03.715764] DEBUG: stats file updated
[2025-11-13 10:53:04.715871] DEBUG: Into taptap_tele
[2025-11-13 10:53:04.715993] DEBUG: Node A1 not yet seen on the bus
[2025-11-13 10:53:04.716121] DEBUG: Node A2 not yet seen on the bus
[2025-11-13 10:53:04.716132] DEBUG: Node A3 not yet seen on the bus
[2025-11-13 10:53:04.716140] DEBUG: Node A4 not yet seen on the bus
[2025-11-13 10:53:04.716146] DEBUG: Node A5 not yet seen on the bus
[2025-11-13 10:53:04.716151] DEBUG: Node A6 not yet seen on the bus
[2025-11-13 10:53:04.716157] DEBUG: Node A8 not yet seen on the bus
[2025-11-13 10:53:04.716163] DEBUG: Node A9 not yet seen on the bus
[2025-11-13 10:53:04.716168] DEBUG: Node A10 not yet seen on the bus
[2025-11-13 10:53:04.716176] DEBUG: Node A11 not yet seen on the bus
[2025-11-13 10:53:04.716186] DEBUG: Node A12 not yet seen on the bus
[2025-11-13 10:53:04.716194] DEBUG: Node A13 not yet seen on the bus
[2025-11-13 10:53:04.716203] DEBUG: Node B1 not yet seen on the bus
[2025-11-13 10:53:04.716211] DEBUG: Node B2 not yet seen on the bus
[2025-11-13 10:53:04.716220] DEBUG: Node B3 not yet seen on the bus
[2025-11-13 10:53:04.716229] DEBUG: Node B4 not yet seen on the bus
[2025-11-13 10:53:04.716238] DEBUG: Node B5 not yet seen on the bus
[2025-11-13 10:53:04.716255] DEBUG: Node B6 not yet seen on the bus
[2025-11-13 10:53:04.716262] DEBUG: Node B7 not yet seen on the bus
[2025-11-13 10:53:04.716267] DEBUG: Node B8 not yet seen on the bus
[2025-11-13 10:53:04.716273] DEBUG: Node B9 not yet seen on the bus
[2025-11-13 10:53:04.716278] DEBUG: Node B10 not yet seen on the bus
[2025-11-13 10:53:04.716284] DEBUG: Node B11 not yet seen on the bus
[2025-11-13 10:53:04.716289] DEBUG: Node A7 not yet seen on the bus
[2025-11-13 10:53:04.716296] DEBUG: No nodes were find identified during last cycle
[2025-11-13 10:53:04.716302] DEBUG: No nodes reported online during last cycle
[2025-11-13 10:53:04.716522] DEBUG: Publish MQTT lwt topic taptap/tigo/lwt
[2025-11-13 10:53:04.716712] DEBUG: Updating MQTT state topic taptap/tigo/state
[2025-11-13 10:53:04.716973] DEBUG: {"time": "2025-11-13T10:53:04.715917+00:00", "uptime": "0T00:15:30", "state": "offline", "nodes": {"A1": {"node_id": 0, "node_name": "A1",

Check fw in the Togo mobile app, you probably need to connect to CCA.

You are not receiving any powert report. Assuming your logs are from the day time there shall be some.

If you downgrade addon to your last working version does it work?

If so, it could be similar/related to this issue. For the troubleshooting peek-bytes data dump using taptap binary will be required - check the issue for generic way how to get such dump.

Back home and tested the newest versions - no success, however have some (hopefully) useful information:
The FW version of my CCA is 3.8.0-ct, Kernel: 4.1.15-2.0.3
Though I do not get results with peek-activities and observe, I do get meaningful results from peek-frames:
Analyzing the payload of „RECEIVE_RESPONSE“ records there are records with different length (Byte count, respectively HEX-groups). Any of those records > 40 (Bytes) have some kind of „preamble“ (size/length: mod((total payload lenght),21) followed by panel/Tigo related 21 Byte subrecords.
These „subrecords“ start with HEX „31“ (could be „31 00“), the third byte is the panel/Tigo ID. Starting with byte# 8 there are 13 bytes with V-in, V-out, DC-DC, … RSSI (as described in the Tap-tap documentation), the last byte of the 21 byte „subrecords“ is „03“. (Start and End Byte are based on max. 10 mins peeking with some 135,000 payload records, some 6,600 of which „RECEIVE_RESPONSE“ (>40))
Of course I can send all the records (respectively an Excel file) and the logfile if useful.
Appreciate your valuable feedback,
Cheers

The version is old one, so shall be OK.

I would need just few of the expected Power reports messages and please not in the Excel :wink:

Complete documentation of the protocol is here

Power reports can have variable length (multiple Tigo nodes reports stuck together), lokk for the examples here

Ideally you can report your the taptap unability to correctly interpret messages (in higher level like peek-activity or observe) in the same issue thread

Find here the peek-bytes and peek-frame records of this morning (ca. 1min were some 9000 records, here the first 100, they are synchronized and its cold and foggy here as you might see from the data). Further find my respective analysis (based on the Tigo TAP protocol)
peek-bytes:

Rec#	DATA
1     	FF 00 FF FF 7E 07 12 02 01 48 00 01 8C 9C 04 86 32 7E 08
2     	FF 7E 07 92 02 01 49 C1 FF 9C 4D 8B A9 D4 7E 08
3     	FF 00 FF FF 7E 07 12 01 01 48 00 01 7E 06 0D 04 F6 27 7E 08
4     	FF 7E 07 92 01 01 49 C1 FE 00 0D 4D 5D CB 8D 7E 08
5     	FF 00 FF FF 7E 07 12 02 01 48 00 01 8C 9C 04 86 32 7E 08
6     	FF 7E 07 92 02 01 49 C1 FF 9C 4D 90 FB 7A 7E 08
7     	FF 00 FF FF 7E 07 12 01 01 48 00 01 7E 06 0D 04 F6 27 7E 08
8     	FF 7E 07 92 01 01 49 C1 FF 0D 4D 62 13 F7 7E 08
9     	FF 00 FF FF 7E 07 12 02 01 48 00 01 8C 9C 04 86 32 7E 08
10     	FF 7E 07 92 02 01 49 C1 FF 9C 4D 94 DF 3C 7E 08
11     	FF 00 FF FF 7E 07 12 01 01 48 00 01 7E 06 0D 04 F6 27 7E 08
12     	FF 7E 07 92 01 01 49 C1 FF 0D 4D 66 37 B1 7E 08
13     	FF 00 FF FF 7E 07 12 02 01 48 00 01 8C 9C 04 86 32 7E 08
14     	FF 7E 07 92 02 01 49 C1 FF 9C 4D 98 B3 F6 7E 08
15     	FF 00 FF FF 7E 07 12 01 01 48 00 01 7E 06 0D 04 F6 27 7E 08
16     	FF 7E 07 92 01 01 49 C1 FF 0D 4D 69 C0 49 7E 08
17     	FF 00 FF FF 7E 07 12 02 01 48 00 01 8C 9C 04 86 32 7E 08
18     	FF 7E 07 92 02 01 49 C1 FF 9C 4D 9C 97 B0 7E 08
19     	FF 00 FF FF 7E 07 12 01 01 48 00 01 7E 06 0D 04 F6 27 7E 08
20     	FF 7E 07 92 01 01 49 C1 FE 02 0D 4D 6D 31 00 14 00 72 6C 0E 1F C0 B6 BB 03 E0 1A 83 00 64 4A F0 84 03 31 00 14 00 72 6C 0E 20 90 B9 BA 03 D0 1A 83 00 64 4C 80 84 03 79 E5 7E 08
21     	FF 00 FF FF 7E 07 12 02 01 48 00 01 8C 9C 04 86 32 7E 08
22     	FF 7E 07 92 02 01 49 C1 FF 9C 4D A2 6A 68 7E 08
23     	FF 00 FF FF 7E 07 12 01 01 48 00 01 7E 06 0F 04 46 14 7E 08
24     	FF 7E 07 92 01 01 49 C1 FE 00 0F 4D 74 B0 84 7E 08
25     	FF 00 FF FF 7E 07 12 02 01 48 00 01 8C 9C 04 86 32 7E 08
26     	FF 7E 07 92 02 01 49 C1 FF 9C 4D A7 C7 3F 7E 08
27     	FF 00 FF FF 7E 07 12 01 01 48 00 01 7E 06 0F 04 46 14 7E 08
28     	FF 7E 07 92 01 01 49 C1 FE 02 0F 4D 79 31 00 22 00 30 00 0E 30 01 4E E0 03 B0 21 84 00 64 4A F0 B4 03 31 00 22 00 30 00 0E 31 11 53 DF 03 A0 21 84 00 64 4C 80 B4 03 43 A9 7E 08
29     	FF 00 FF FF 7E 07 12 02 01 48 00 01 8C 9C 04 86 32 7E 08
30     	FF 7E 07 92 02 01 49 C1 FF 9C 4D AE 06 A2 7E 08
31     	FF 00 FF FF 7E 07 12 01 01 48 00 01 7E 06 11 04 C7 1B 7E 08
32     	FF 7E 07 92 01 01 49 C1 FE 00 11 4D 7F ED AF 7E 08
33     	FF 00 FF FF 7E 07 12 02 01 48 00 01 8C 9C 04 86 32 7E 08
34     	FF 7E 07 92 02 01 49 C1 FF 9C 4D B2 EB 78 7E 08
35     	FF 00 FF FF 7E 07 12 01 01 48 00 01 7E 06 11 04 C7 1B 7E 08
36     	FF 7E 07 92 01 01 49 C1 FE 04 11 4D 84 31 00 7E 02 00 2F 0C 0E 31 61 55 DF 03 7F F7 84 00 64 4A F0 8D 03 31 00 7E 02 00 2F 0C 0E 32 51 57 DB 03 6F F7 84 00 64 4C 80 8D 03 31 00 03 00 2E 6E 0E 27 11 35 FF 03 70 15 02 00 64 4A F0 E4 03 31 00 03 00 2E 6E 0E 27 21 36 FF 03 60 15 02 00 64 4C 80 E4 03 C8 F7 7E 08
37     	FF 00 FF FF 7E 07 12 02 01 48 00 01 8C 9C 04 86 32 7E 08
38     	FF 7E 07 92 02 01 49 C1 FF 9C 4D BB 2A E5 7E 08
39     	FF 00 FF FF 7E 07 12 01 01 48 00 01 7E 06 15 04 A7 7C 7E 08
40     	FF 7E 07 92 01 01 49 C1 FF 15 4D 8D 31 00 17 00 0F 7E 00 0E 20 50 BC BF 04 00 1D 83 00 64 4A F0 87 03 31 00 17 00 0F 7E 00 0E 20 F0 BF BD 03 F0 1D 83 00 64 4C 80 87 03 31 00 0D 00 0E 86 0E 26 C1 34 FF 04 00 10 82 00 64 47 D0 8D 03 31 00 0D 00 0E 86 0E 26 B1 34 FF 04 00 10 82 00 64 49 60 8D 03 82 13 7E 08
41     	FF 00 FF FF 7E 07 12 02 01 48 00 01 8C 9C 04 86 32 7E 08
42     	FF 7E 07 92 02 01 49 C1 FF 9C 4D C4 5A 6E 7E 08
43     	FF 00 FF FF 7E 07 12 01 01 48 00 01 7E 06 19 04 07 D5 7E 08
44     	FF 7E 07 92 01 01 49 C1 FF 19 4D 96 31 00 0D 00 0E 86 0E 26 A1 32 FF 04 00 10 82 00 64 4A F0 8D 03 31 00 0D 00 0E 86 0E 26 B1 34 FF 03 F0 10 82 00 64 4C 80 8D 03 31 00 07 00 11 7C 0E 26 D1 35 FF 03 80 2C 02 00 64 4A F0 8D 03 31 00 07 00 11 7C 0E 26 F1 36 FF 03 70 2C 02 00 64 4C 80 8D 03 74 7E 06 7E 08
45     	FF 00 FF FF 7E 07 12 02 01 48 00 01 8C 9C 04 86 32 7E 08
46     	FF 7E 07 92 02 01 49 C1 FF 9C 4D CD 9B F3 7E 08
47     	FF 00 FF FF 7E 07 12 01 01 48 00 01 7E 06 1D 04 67 B2 7E 08
48     	FF 7E 07 92 01 01 49 C1 FE 00 1D 4D 9F 40 ED 7E 08
49     	FF 00 FF FF 7E 07 12 02 01 48 00 01 8C 9C 04 86 32 7E 08
50     	FF 7E 07 92 02 01 49 C1 FF 9C 4D D2 ED 1B 7E 08
51     	FF 00 FF FF 7E 07 12 01 01 48 00 01 7E 06 1D 04 67 B2 7E 08
52     	FF 7E 07 92 01 01 49 C1 FF 1D 4D 7E 04 BC D1 7E 08
53     	FF 00 FF FF 7E 07 12 02 01 48 00 01 8C 9C 04 86 32 7E 08
54     	FF 7E 07 92 02 01 49 C1 E0 00 0E 00 01 02 00 8C 9C 4D D6 9C 2D 7E 08
55     	FF 00 FF FF 7E 07 12 01 01 48 00 01 7E 06 1D 04 67 B2 7E 08
56     	FF 7E 07 92 01 01 49 C1 E0 00 0E 00 01 02 00 7E 06 1D 4D A9 92 5E 7E 08
57     	FF 00 FF FF 7E 07 12 02 01 48 00 01 8C 9C 04 86 32 7E 08
58     	FF 7E 07 92 02 01 49 C1 FF 9C 4D DC 93 F2 7E 08
59     	FF 00 FF FF 7E 07 12 01 01 48 00 01 7E 06 1D 04 67 B2 7E 08
60     	FF 7E 07 92 01 01 49 C1 FF 1D 4D AD 7D 4C 7E 08
61     	FF 00 FF FF 7E 07 12 02 01 48 00 01 8C 9C 04 86 32 7E 08
62     	FF 7E 07 92 02 01 49 C1 FF 9C 4D E0 7C 09 7E 08
63     	FF 00 FF FF 7E 07 12 01 01 48 00 01 7E 06 1D 04 67 B2 7E 08
64     	FF 7E 07 92 01 01 49 C1 FF 1D 4D B1 90 96 7E 08
65     	FF 00 FF FF 7E 07 12 02 01 48 00 01 8C 9C 04 86 32 7E 08
66     	FF 7E 07 92 02 01 49 C1 FF 9C 4D E3 E7 3B 7E 08
67     	FF 00 FF FF 7E 07 12 01 01 48 00 01 7E 06 1D 04 67 B2 7E 08
68     	FF 7E 07 92 01 01 49 C1 FF 1D 4D B5 B4 D0 7E 08
69     	FF 00 FF FF 7E 07 12 02 01 48 00 01 8C 9C 04 86 32 7E 08
70     	FF 7E 07 92 02 01 49 C1 FF 9C 4D E7 C3 7D 7E 08
71     	FF 00 FF FF 7E 07 12 01 01 48 00 01 7E 06 1D 04 67 B2 7E 08
72     	FF 7E 07 92 01 01 49 C1 FF 1D 4D B9 D8 1A 7E 08
73     	FF 00 FF FF 7E 07 12 02 01 48 00 01 8C 9C 04 86 32 7E 08
74     	FF 7E 07 92 02 01 49 C1 FF 9C 4D EB AF B7 7E 08
75     	FF 00 FF FF 7E 07 12 01 01 48 00 01 7E 06 1D 04 67 B2 7E 08
76     	FF 7E 07 92 01 01 49 C1 FF 1D 4D BD FC 5C 7E 08
77     	FF 00 FF FF 7E 07 12 02 01 48 00 01 8C 9C 04 86 32 7E 08
78     	FF 7E 07 92 02 01 49 C1 FF 9C 4D F0 FD 19 7E 08
79     	FF 00 FF FF 7E 07 12 01 01 48 00 01 7E 06 1D 04 67 B2 7E 08
80     	FF 7E 07 92 01 01 49 C1 FF 1D 4D C1 17 E5 7E 08
81     	FF 00 FF FF 7E 07 12 02 01 48 00 01 8C 9C 04 86 32 7E 08
82     	FF 7E 07 92 02 01 49 C1 FF 9C 4D F4 D9 5F 7E 08
83     	FF 00 FF FF 7E 07 12 01 01 48 00 01 7E 06 1D 04 67 B2 7E 08
84     	FF 7E 07 92 01 01 49 C1 FF 1D 4D C6 A8 91 7E 08
85     	FF 00 FF FF 7E 07 12 02 01 48 00 01 8C 9C 04 86 32 7E 08
86     	FF 7E 07 92 02 01 49 C1 FF 9C 4D F8 B5 95 7E 08
87     	FF 00 FF FF 7E 07 12 01 01 48 00 01 7E 06 1D 04 67 B2 7E 08
88     	FF 7E 07 92 01 01 49 C1 FF 1D 4D CA C4 5B 7E 08
89     	FF 00 FF FF 7E 07 12 02 01 48 00 01 8C 9C 04 86 32 7E 08
90     	FF 7E 07 92 02 01 49 C1 FF 9C 4D FC 91 D3 7E 08
91     	FF 00 FF FF 7E 07 12 01 01 48 00 01 7E 06 1D 04 67 B2 7E 08
92     	FF 7E 07 92 01 01 49 C1 FF 1D 4D CE E0 1D 7E 08
93     	FF 00 FF FF 7E 07 12 02 01 48 00 01 8C 9C 04 86 32 7E 08
94     	FF 7E 07 92 02 01 49 C1 FF 9C 4E 00 1A C4 7E 08
95     	FF 00 FF FF 7E 07 12 01 01 48 00 01 7E 06 1D 04 67 B2 7E 08
96     	FF 7E 07 92 01 01 49 C1 FF 1D 4D D2 0D C7 7E 08
97     	FF 00 FF FF 7E 07 12 02 01 48 00 01 8C 9C 04 86 32 7E 08
98     	FF 7E 07 92 02 01 49 C1 FF 9C 4E 04 3E 82 7E 08
99     	FF 00 FF FF 7E 07 12 01 01 48 00 01 7E 06 1D 04 67 B2 7E 08
100     	FF 7E 07 92 01 01 49 C1 FE 02 1D 4D D6 31 00 7E 03 00 82 20 0E 31 C1 57 DF 03 50 39 84 00 64 4A F0 8A 03 31 00 7E 03 00 82 20 0E 31 F1 5B E0 03 60 39 84 00 64 4C 80 8A 03 8D CF 7E 08

the same dataset with peek-frame

Rec#	DATA
1     	Frame { address: To(GatewayID(0x1202)), frame_type: Type::RECEIVE_REQUEST, payload: [0, 1, 140, 156, 4] }
2     	Frame { address: From(GatewayID(0x1202)), frame_type: Type::RECEIVE_RESPONSE, payload: [193, 255, 156, 77, 139] }
3     	Frame { address: To(GatewayID(0x1201)), frame_type: Type::RECEIVE_REQUEST, payload: [0, 1, 165, 13, 4] }
4     	Frame { address: From(GatewayID(0x1201)), frame_type: Type::RECEIVE_RESPONSE, payload: [193, 254, 0, 13, 77, 93] }
5     	Frame { address: To(GatewayID(0x1202)), frame_type: Type::RECEIVE_REQUEST, payload: [0, 1, 140, 156, 4] }
6     	Frame { address: From(GatewayID(0x1202)), frame_type: Type::RECEIVE_RESPONSE, payload: [193, 255, 156, 77, 144] }
7     	Frame { address: To(GatewayID(0x1201)), frame_type: Type::RECEIVE_REQUEST, payload: [0, 1, 165, 13, 4] }
8     	Frame { address: From(GatewayID(0x1201)), frame_type: Type::RECEIVE_RESPONSE, payload: [193, 255, 13, 77, 98] }
9     	Frame { address: To(GatewayID(0x1202)), frame_type: Type::RECEIVE_REQUEST, payload: [0, 1, 140, 156, 4] }
10     	Frame { address: From(GatewayID(0x1202)), frame_type: Type::RECEIVE_RESPONSE, payload: [193, 255, 156, 77, 148] }
11     	Frame { address: To(GatewayID(0x1201)), frame_type: Type::RECEIVE_REQUEST, payload: [0, 1, 165, 13, 4] }
12     	Frame { address: From(GatewayID(0x1201)), frame_type: Type::RECEIVE_RESPONSE, payload: [193, 255, 13, 77, 102] }
13     	Frame { address: To(GatewayID(0x1202)), frame_type: Type::RECEIVE_REQUEST, payload: [0, 1, 140, 156, 4] }
14     	Frame { address: From(GatewayID(0x1202)), frame_type: Type::RECEIVE_RESPONSE, payload: [193, 255, 156, 77, 152] }
15     	Frame { address: To(GatewayID(0x1201)), frame_type: Type::RECEIVE_REQUEST, payload: [0, 1, 165, 13, 4] }
16     	Frame { address: From(GatewayID(0x1201)), frame_type: Type::RECEIVE_RESPONSE, payload: [193, 255, 13, 77, 105] }
17     	Frame { address: To(GatewayID(0x1202)), frame_type: Type::RECEIVE_REQUEST, payload: [0, 1, 140, 156, 4] }
18     	Frame { address: From(GatewayID(0x1202)), frame_type: Type::RECEIVE_RESPONSE, payload: [193, 255, 156, 77, 156] }
19     	Frame { address: To(GatewayID(0x1201)), frame_type: Type::RECEIVE_REQUEST, payload: [0, 1, 165, 13, 4] }
20     	Frame { address: From(GatewayID(0x1201)), frame_type: Type::RECEIVE_RESPONSE, payload: [193, 254, 2, 13, 77, 109, 49, 0, 20, 0, 114, 108, 14, 31, 192, 182, 187, 3, 224, 26, 131, 0, 100, 74, 240, 132, 3, 49, 0, 20, 0, 114, 108, 14, 32, 144, 185, 186, 3, 208, 26, 131, 0, 100, 76, 128, 132, 3] }
21     	Frame { address: To(GatewayID(0x1202)), frame_type: Type::RECEIVE_REQUEST, payload: [0, 1, 140, 156, 4] }
22     	Frame { address: From(GatewayID(0x1202)), frame_type: Type::RECEIVE_RESPONSE, payload: [193, 255, 156, 77, 162] }
23     	Frame { address: To(GatewayID(0x1201)), frame_type: Type::RECEIVE_REQUEST, payload: [0, 1, 165, 15, 4] }
24     	Frame { address: From(GatewayID(0x1201)), frame_type: Type::RECEIVE_RESPONSE, payload: [193, 254, 0, 15, 77, 116] }
25     	Frame { address: To(GatewayID(0x1202)), frame_type: Type::RECEIVE_REQUEST, payload: [0, 1, 140, 156, 4] }
26     	Frame { address: From(GatewayID(0x1202)), frame_type: Type::RECEIVE_RESPONSE, payload: [193, 255, 156, 77, 167] }
27     	Frame { address: To(GatewayID(0x1201)), frame_type: Type::RECEIVE_REQUEST, payload: [0, 1, 165, 15, 4] }
28     	Frame { address: From(GatewayID(0x1201)), frame_type: Type::RECEIVE_RESPONSE, payload: [193, 254, 2, 15, 77, 121, 49, 0, 34, 0, 48, 0, 14, 48, 1, 78, 224, 3, 176, 33, 132, 0, 100, 74, 240, 180, 3, 49, 0, 34, 0, 48, 0, 14, 49, 17, 83, 223, 3, 160, 33, 132, 0, 100, 76, 128, 180, 3] }
29     	Frame { address: To(GatewayID(0x1202)), frame_type: Type::RECEIVE_REQUEST, payload: [0, 1, 140, 156, 4] }
30     	Frame { address: From(GatewayID(0x1202)), frame_type: Type::RECEIVE_RESPONSE, payload: [193, 255, 156, 77, 174] }
31     	Frame { address: To(GatewayID(0x1201)), frame_type: Type::RECEIVE_REQUEST, payload: [0, 1, 165, 17, 4] }
32     	Frame { address: From(GatewayID(0x1201)), frame_type: Type::RECEIVE_RESPONSE, payload: [193, 254, 0, 17, 77, 127] }
33     	Frame { address: To(GatewayID(0x1202)), frame_type: Type::RECEIVE_REQUEST, payload: [0, 1, 140, 156, 4] }
34     	Frame { address: From(GatewayID(0x1202)), frame_type: Type::RECEIVE_RESPONSE, payload: [193, 255, 156, 77, 178] }
35     	Frame { address: To(GatewayID(0x1201)), frame_type: Type::RECEIVE_REQUEST, payload: [0, 1, 165, 17, 4] }
36     	Frame { address: From(GatewayID(0x1201)), frame_type: Type::RECEIVE_RESPONSE, payload: [193, 254, 4, 17, 77, 132, 49, 0, 35, 0, 47, 12, 14, 49, 97, 85, 223, 3, 127, 247, 132, 0, 100, 74, 240, 141, 3, 49, 0, 35, 0, 47, 12, 14, 50, 81, 87, 219, 3, 111, 247, 132, 0, 100, 76, 128, 141, 3, 49, 0, 3, 0, 46, 110, 14, 39, 17, 53, 255, 3, 112, 21, 2, 0, 100, 74, 240, 228, 3, 49, 0, 3, 0, 46, 110, 14, 39, 33, 54, 255, 3, 96, 21, 2, 0, 100, 76, 128, 228, 3] }
37     	Frame { address: To(GatewayID(0x1202)), frame_type: Type::RECEIVE_REQUEST, payload: [0, 1, 140, 156, 4] }
38     	Frame { address: From(GatewayID(0x1202)), frame_type: Type::RECEIVE_RESPONSE, payload: [193, 255, 156, 77, 187] }
39     	Frame { address: To(GatewayID(0x1201)), frame_type: Type::RECEIVE_REQUEST, payload: [0, 1, 165, 21, 4] }
40     	Frame { address: From(GatewayID(0x1201)), frame_type: Type::RECEIVE_RESPONSE, payload: [193, 255, 21, 77, 141, 49, 0, 23, 0, 15, 126, 14, 32, 80, 188, 191, 4, 0, 29, 131, 0, 100, 74, 240, 135, 3, 49, 0, 23, 0, 15, 126, 14, 32, 240, 191, 189, 3, 240, 29, 131, 0, 100, 76, 128, 135, 3, 49, 0, 13, 0, 14, 134, 14, 38, 193, 52, 255, 4, 0, 16, 130, 0, 100, 71, 208, 141, 3, 49, 0, 13, 0, 14, 134, 14, 38, 177, 52, 255, 4, 0, 16, 130, 0, 100, 73, 96, 141, 3] }
41     	Frame { address: To(GatewayID(0x1202)), frame_type: Type::RECEIVE_REQUEST, payload: [0, 1, 140, 156, 4] }
42     	Frame { address: From(GatewayID(0x1202)), frame_type: Type::RECEIVE_RESPONSE, payload: [193, 255, 156, 77, 196] }
43     	Frame { address: To(GatewayID(0x1201)), frame_type: Type::RECEIVE_REQUEST, payload: [0, 1, 165, 25, 4] }
44     	Frame { address: From(GatewayID(0x1201)), frame_type: Type::RECEIVE_RESPONSE, payload: [193, 255, 25, 77, 150, 49, 0, 13, 0, 14, 134, 14, 38, 161, 50, 255, 4, 0, 16, 130, 0, 100, 74, 240, 141, 3, 49, 0, 13, 0, 14, 134, 14, 38, 177, 52, 255, 3, 240, 16, 130, 0, 100, 76, 128, 141, 3, 49, 0, 7, 0, 17, 124, 14, 38, 209, 53, 255, 3, 128, 44, 2, 0, 100, 74, 240, 141, 3, 49, 0, 7, 0, 17, 124, 14, 38, 241, 54, 255, 3, 112, 44, 2, 0, 100, 76, 128, 141, 3] }
45     	Frame { address: To(GatewayID(0x1202)), frame_type: Type::RECEIVE_REQUEST, payload: [0, 1, 140, 156, 4] }
46     	Frame { address: From(GatewayID(0x1202)), frame_type: Type::RECEIVE_RESPONSE, payload: [193, 255, 156, 77, 205] }
47     	Frame { address: To(GatewayID(0x1201)), frame_type: Type::RECEIVE_REQUEST, payload: [0, 1, 165, 29, 4] }
48     	Frame { address: From(GatewayID(0x1201)), frame_type: Type::RECEIVE_RESPONSE, payload: [193, 254, 0, 29, 77, 159] }
49     	Frame { address: To(GatewayID(0x1202)), frame_type: Type::RECEIVE_REQUEST, payload: [0, 1, 140, 156, 4] }
50     	Frame { address: From(GatewayID(0x1202)), frame_type: Type::RECEIVE_RESPONSE, payload: [193, 255, 156, 77, 210] }
51     	Frame { address: To(GatewayID(0x1201)), frame_type: Type::RECEIVE_REQUEST, payload: [0, 1, 165, 29, 4] }
52     	Frame { address: From(GatewayID(0x1201)), frame_type: Type::RECEIVE_RESPONSE, payload: [193, 255, 29, 77, 164] }
53     	Frame { address: To(GatewayID(0x1202)), frame_type: Type::RECEIVE_REQUEST, payload: [0, 1, 140, 156, 4] }
54     	Frame { address: From(GatewayID(0x1202)), frame_type: Type::RECEIVE_RESPONSE, payload: [193, 224, 0, 14, 0, 1, 2, 0, 140, 156, 77, 214] }
55     	Frame { address: To(GatewayID(0x1201)), frame_type: Type::RECEIVE_REQUEST, payload: [0, 1, 165, 29, 4] }
56     	Frame { address: From(GatewayID(0x1201)), frame_type: Type::RECEIVE_RESPONSE, payload: [193, 224, 0, 14, 0, 1, 2, 0, 165, 29, 77, 169] }
57     	Frame { address: To(GatewayID(0x1202)), frame_type: Type::RECEIVE_REQUEST, payload: [0, 1, 140, 156, 4] }
58     	Frame { address: From(GatewayID(0x1202)), frame_type: Type::RECEIVE_RESPONSE, payload: [193, 255, 156, 77, 220] }
59     	Frame { address: To(GatewayID(0x1201)), frame_type: Type::RECEIVE_REQUEST, payload: [0, 1, 165, 29, 4] }
60     	Frame { address: From(GatewayID(0x1201)), frame_type: Type::RECEIVE_RESPONSE, payload: [193, 255, 29, 77, 173] }
61     	Frame { address: To(GatewayID(0x1202)), frame_type: Type::RECEIVE_REQUEST, payload: [0, 1, 140, 156, 4] }
62     	Frame { address: From(GatewayID(0x1202)), frame_type: Type::RECEIVE_RESPONSE, payload: [193, 255, 156, 77, 224] }
63     	Frame { address: To(GatewayID(0x1201)), frame_type: Type::RECEIVE_REQUEST, payload: [0, 1, 165, 29, 4] }
64     	Frame { address: From(GatewayID(0x1201)), frame_type: Type::RECEIVE_RESPONSE, payload: [193, 255, 29, 77, 177] }
65     	Frame { address: To(GatewayID(0x1202)), frame_type: Type::RECEIVE_REQUEST, payload: [0, 1, 140, 156, 4] }
66     	Frame { address: From(GatewayID(0x1202)), frame_type: Type::RECEIVE_RESPONSE, payload: [193, 255, 156, 77, 227] }
67     	Frame { address: To(GatewayID(0x1201)), frame_type: Type::RECEIVE_REQUEST, payload: [0, 1, 165, 29, 4] }
68     	Frame { address: From(GatewayID(0x1201)), frame_type: Type::RECEIVE_RESPONSE, payload: [193, 255, 29, 77, 181] }
69     	Frame { address: To(GatewayID(0x1202)), frame_type: Type::RECEIVE_REQUEST, payload: [0, 1, 140, 156, 4] }
70     	Frame { address: From(GatewayID(0x1202)), frame_type: Type::RECEIVE_RESPONSE, payload: [193, 255, 156, 77, 231] }
71     	Frame { address: To(GatewayID(0x1201)), frame_type: Type::RECEIVE_REQUEST, payload: [0, 1, 165, 29, 4] }
72     	Frame { address: From(GatewayID(0x1201)), frame_type: Type::RECEIVE_RESPONSE, payload: [193, 255, 29, 77, 185] }
73     	Frame { address: To(GatewayID(0x1202)), frame_type: Type::RECEIVE_REQUEST, payload: [0, 1, 140, 156, 4] }
74     	Frame { address: From(GatewayID(0x1202)), frame_type: Type::RECEIVE_RESPONSE, payload: [193, 255, 156, 77, 235] }
75     	Frame { address: To(GatewayID(0x1201)), frame_type: Type::RECEIVE_REQUEST, payload: [0, 1, 165, 29, 4] }
76     	Frame { address: From(GatewayID(0x1201)), frame_type: Type::RECEIVE_RESPONSE, payload: [193, 255, 29, 77, 189] }
77     	Frame { address: To(GatewayID(0x1202)), frame_type: Type::RECEIVE_REQUEST, payload: [0, 1, 140, 156, 4] }
78     	Frame { address: From(GatewayID(0x1202)), frame_type: Type::RECEIVE_RESPONSE, payload: [193, 255, 156, 77, 240] }
79     	Frame { address: To(GatewayID(0x1201)), frame_type: Type::RECEIVE_REQUEST, payload: [0, 1, 165, 29, 4] }
80     	Frame { address: From(GatewayID(0x1201)), frame_type: Type::RECEIVE_RESPONSE, payload: [193, 255, 29, 77, 193] }
81     	Frame { address: To(GatewayID(0x1202)), frame_type: Type::RECEIVE_REQUEST, payload: [0, 1, 140, 156, 4] }
82     	Frame { address: From(GatewayID(0x1202)), frame_type: Type::RECEIVE_RESPONSE, payload: [193, 255, 156, 77, 244] }
83     	Frame { address: To(GatewayID(0x1201)), frame_type: Type::RECEIVE_REQUEST, payload: [0, 1, 165, 29, 4] }
84     	Frame { address: From(GatewayID(0x1201)), frame_type: Type::RECEIVE_RESPONSE, payload: [193, 255, 29, 77, 198] }
85     	Frame { address: To(GatewayID(0x1202)), frame_type: Type::RECEIVE_REQUEST, payload: [0, 1, 140, 156, 4] }
86     	Frame { address: From(GatewayID(0x1202)), frame_type: Type::RECEIVE_RESPONSE, payload: [193, 255, 156, 77, 248] }
87     	Frame { address: To(GatewayID(0x1201)), frame_type: Type::RECEIVE_REQUEST, payload: [0, 1, 165, 29, 4] }
88     	Frame { address: From(GatewayID(0x1201)), frame_type: Type::RECEIVE_RESPONSE, payload: [193, 255, 29, 77, 202] }
89     	Frame { address: To(GatewayID(0x1202)), frame_type: Type::RECEIVE_REQUEST, payload: [0, 1, 140, 156, 4] }
90     	Frame { address: From(GatewayID(0x1202)), frame_type: Type::RECEIVE_RESPONSE, payload: [193, 255, 156, 77, 252] }
91     	Frame { address: To(GatewayID(0x1201)), frame_type: Type::RECEIVE_REQUEST, payload: [0, 1, 165, 29, 4] }
92     	Frame { address: From(GatewayID(0x1201)), frame_type: Type::RECEIVE_RESPONSE, payload: [193, 255, 29, 77, 206] }
93     	Frame { address: To(GatewayID(0x1202)), frame_type: Type::RECEIVE_REQUEST, payload: [0, 1, 140, 156, 4] }
94     	Frame { address: From(GatewayID(0x1202)), frame_type: Type::RECEIVE_RESPONSE, payload: [193, 255, 156, 78, 0] }
95     	Frame { address: To(GatewayID(0x1201)), frame_type: Type::RECEIVE_REQUEST, payload: [0, 1, 165, 29, 4] }
96     	Frame { address: From(GatewayID(0x1201)), frame_type: Type::RECEIVE_RESPONSE, payload: [193, 255, 29, 77, 210] }
97     	Frame { address: To(GatewayID(0x1202)), frame_type: Type::RECEIVE_REQUEST, payload: [0, 1, 140, 156, 4] }
98     	Frame { address: From(GatewayID(0x1202)), frame_type: Type::RECEIVE_RESPONSE, payload: [193, 255, 156, 78, 4] }
99     	Frame { address: To(GatewayID(0x1201)), frame_type: Type::RECEIVE_REQUEST, payload: [0, 1, 165, 29, 4] }
100     	Frame { address: From(GatewayID(0x1201)), frame_type: Type::RECEIVE_RESPONSE, payload: [193, 254, 2, 29, 77, 214, 49, 0, 37, 0, 130, 32, 14, 49, 193, 87, 223, 3, 80, 57, 132, 0, 100, 74, 240, 138, 3, 49, 0, 37, 0, 130, 32, 14, 49, 241, 91, 224, 3, 96, 57, 132, 0, 100, 76, 128, 138, 3] }

here is the analysis (from peek-frame / RECEIVE_RESPONSE / Power report). The first column is the record# (same as the previous two datasets (line#)), the second column shows the number of Power Reports per frame/line/record. The next column are the Status type and first data bytes (note that it does not start with “00” but with “C1”, but I have also seen “01” and “81”). Next is the first power report followed by the respective analysis (further columns). The power reports have a fixed lenght (14bytes, last one “03”):

REC#	PVNP#	start of payload (from Receive Response / power report)	PV Network Packet	P-ID	Short addr.	DSN	DataLen	V-in	V-out	DC-DC	C-in	Temp	?#	slot cnt	RSSI
20	1	C1 FE 02 0D 4D 6D        	31 00 14 00 72 6C 0E 1F C0 B6 BB 03 E0 1A 83 00 64 4A F0 84 03	B06	00 72	6C	14	25.4	18.2	73%	0.310	2.6	83 00 64	4A F0	132
20	2	                         	31 00 14 00 72 6C 0E 20 90 B9 BA 03 D0 1A 83 00 64 4C 80 84 03	B06	00 72	6C	14	26.1	18.5	73%	0.305	2.6	83 00 64	4C 80	132
28	1	C1 FE 02 0F 4D 79        	31 00 22 00 30 00 0E 30 01 4E E0 03 B0 21 84 00 64 4A F0 B4 03	D01	00 30	00	14	38.4	33.4	88%	0.295	3.3	84 00 64	4A F0	180
28	2	                         	31 00 22 00 30 00 0E 31 11 53 DF 03 A0 21 84 00 64 4C 80 B4 03	D01	00 30	00	14	39.3	33.9	87%	0.290	3.3	84 00 64	4C 80	180
36	1	C1 FE 04 11 4D 84        	31 00 23 00 2F 0C 0E 31 61 55 DF 03 7F F7 84 00 64 4A F0 8D 03	D02	00 2F	0C	14	39.5	34.1	87%	0.275	-0.9	84 00 64	4A F0	141
36	2	                         	31 00 23 00 2F 0C 0E 32 51 57 DB 03 6F F7 84 00 64 4C 80 8D 03	D02	00 2F	0C	14	40.3	34.3	86%	0.270	-0.9	84 00 64	4C 80	141
36	3	                         	31 00 03 00 2E 6E 0E 27 11 35 FF 03 70 15 02 00 64 4A F0 E4 03	A02	00 2E	6E	14	31.3	30.9	100%	0.275	2.1	02 00 64	4A F0	228
36	4	                         	31 00 03 00 2E 6E 0E 27 21 36 FF 03 60 15 02 00 64 4C 80 E4 03	A02	00 2E	6E	14	31.3	31.0	100%	0.270	2.1	02 00 64	4C 80	228
40	1	C1 FF 15 4D 8D           	31 00 17 00 0F 7E 0E 20 50 BC BF 04 00 1D 83 00 64 4A F0 87 03	B09	00 0F	7E	14	25.9	18.8	75%	0.320	2.9	83 00 64	4A F0	135
40	2	                         	31 00 17 00 0F 7E 0E 20 F0 BF BD 03 F0 1D 83 00 64 4C 80 87 03	B09	00 0F	7E	14	26.4	19.1	74%	0.315	2.9	83 00 64	4C 80	135
40	3	                         	31 00 0D 00 0E 86 0E 26 C1 34 FF 04 00 10 82 00 64 47 D0 8D 03	A12	00 0E	86	14	31.0	30.8	100%	0.320	1.6	82 00 64	47 D0	141
40	4	                         	31 00 0D 00 0E 86 0E 26 B1 34 FF 04 00 10 82 00 64 49 60 8D 03	A12	00 0E	86	14	31.0	30.8	100%	0.320	1.6	82 00 64	49 60	141
44	1	C1 FF 19 4D 96           	31 00 0D 00 0E 86 0E 26 A1 32 FF 04 00 10 82 00 64 4A F0 8D 03	A12	00 0E	86	14	30.9	30.6	100%	0.320	1.6	82 00 64	4A F0	141
44	2	                         	31 00 0D 00 0E 86 0E 26 B1 34 FF 03 F0 10 82 00 64 4C 80 8D 03	A12	00 0E	86	14	31.0	30.8	100%	0.315	1.6	82 00 64	4C 80	141
44	3	                         	31 00 07 00 11 7C 0E 26 D1 35 FF 03 80 2C 02 00 64 4A F0 8D 03	A06	00 11	7C	14	31.1	30.9	100%	0.280	4.4	02 00 64	4A F0	141
44	4	                         	31 00 07 00 11 7C 0E 26 F1 36 FF 03 70 2C 02 00 64 4C 80 8D 03	A06	00 11	7C	14	31.2	31.0	100%	0.275	4.4	02 00 64	4C 80	141
100	1	C1 FE 02 1D 4D D6        	31 00 25 00 82 20 0E 31 C1 57 DF 03 50 39 84 00 64 4A F0 8A 03	D04	00 82	20	14	39.8	34.3	87%	0.265	5.7	84 00 64	4A F0	138
100	2	                         	31 00 25 00 82 20 0E 31 F1 5B E0 03 60 39 84 00 64 4C 80 8A 03	D04	00 82	20	14	40.0	34.7	88%	0.270	5.7	84 00 64	4C 80	138


sorry the formatting did not really get over (there are “tabs” between the fields on each line. The Panel-ID (P-ID) is based on my panel numbering (A01 - A12, B01 - B11, …, F01,F02), some temperatures (Temp) are “-”
Hope you can use it.
Cheers

Here again my analysis with (hopefully) better readable formatting

REC#  PVNP#  Initial bytes          PV Network Packet (PVNP)                                            P-ID    ShAddr    DSN    DataL V-in   V-out  DC-DC  C-in    Temp   ?#           slot cnt  RSSI 
  20    1    C1 FE 02 0D 4D 6D      31 00 14 00 72 6C 0E 1F C0 B6 BB 03 E0 1A 83 00 64 4A F0 84 03       B06    00 72     6C       14   25.4   18.2    73%   0.310    2.6  83 00 64     4A F0      132 
  20    2                           31 00 14 00 72 6C 0E 20 90 B9 BA 03 D0 1A 83 00 64 4C 80 84 03       B06    00 72     6C       14   26.1   18.5    73%   0.305    2.6  83 00 64     4C 80      132 
  28    1    C1 FE 02 0F 4D 79      31 00 22 00 30 00 0E 30 01 4E E0 03 B0 21 84 00 64 4A F0 B4 03       D01    00 30     00       14   38.4   33.4    88%   0.295    3.3  84 00 64     4A F0      180 
  28    2                           31 00 22 00 30 00 0E 31 11 53 DF 03 A0 21 84 00 64 4C 80 B4 03       D01    00 30     00       14   39.3   33.9    87%   0.290    3.3  84 00 64     4C 80      180 
  36    1    C1 FE 04 11 4D 84      31 00 23 00 2F 0C 0E 31 61 55 DF 03 7F F7 84 00 64 4A F0 8D 03       D02    00 2F     0C       14   39.5   34.1    87%   0.275   -0.9  84 00 64     4A F0      141 
  36    2                           31 00 23 00 2F 0C 0E 32 51 57 DB 03 6F F7 84 00 64 4C 80 8D 03       D02    00 2F     0C       14   40.3   34.3    86%   0.270   -0.9  84 00 64     4C 80      141 
  36    3                           31 00 03 00 2E 6E 0E 27 11 35 FF 03 70 15 02 00 64 4A F0 E4 03       A02    00 2E     6E       14   31.3   30.9   100%   0.275    2.1  02 00 64     4A F0      228 
  36    4                           31 00 03 00 2E 6E 0E 27 21 36 FF 03 60 15 02 00 64 4C 80 E4 03       A02    00 2E     6E       14   31.3   31.0   100%   0.270    2.1  02 00 64     4C 80      228 
  40    1    C1 FF 15 4D 8D         31 00 17 00 0F 7E 0E 20 50 BC BF 04 00 1D 83 00 64 4A F0 87 03       B09    00 0F     7E       14   25.9   18.8    75%   0.320    2.9  83 00 64     4A F0      135 
  40    2                           31 00 17 00 0F 7E 0E 20 F0 BF BD 03 F0 1D 83 00 64 4C 80 87 03       B09    00 0F     7E       14   26.4   19.1    74%   0.315    2.9  83 00 64     4C 80      135 
  40    3                           31 00 0D 00 0E 86 0E 26 C1 34 FF 04 00 10 82 00 64 47 D0 8D 03       A12    00 0E     86       14   31.0   30.8   100%   0.320    1.6  82 00 64     47 D0      141 
  40    4                           31 00 0D 00 0E 86 0E 26 B1 34 FF 04 00 10 82 00 64 49 60 8D 03       A12    00 0E     86       14   31.0   30.8   100%   0.320    1.6  82 00 64     49 60      141 
  44    1    C1 FF 19 4D 96         31 00 0D 00 0E 86 0E 26 A1 32 FF 04 00 10 82 00 64 4A F0 8D 03       A12    00 0E     86       14   30.9   30.6   100%   0.320    1.6  82 00 64     4A F0      141 
  44    2                           31 00 0D 00 0E 86 0E 26 B1 34 FF 03 F0 10 82 00 64 4C 80 8D 03       A12    00 0E     86       14   31.0   30.8   100%   0.315    1.6  82 00 64     4C 80      141 
  44    3                           31 00 07 00 11 7C 0E 26 D1 35 FF 03 80 2C 02 00 64 4A F0 8D 03       A06    00 11     7C       14   31.1   30.9   100%   0.280    4.4  02 00 64     4A F0      141 
  44    4                           31 00 07 00 11 7C 0E 26 F1 36 FF 03 70 2C 02 00 64 4C 80 8D 03       A06    00 11     7C       14   31.2   31.0   100%   0.275    4.4  02 00 64     4C 80      141 
 100    1    C1 FE 02 1D 4D D6      31 00 25 00 82 20 0E 31 C1 57 DF 03 50 39 84 00 64 4A F0 8A 03       D04    00 82     20       14   39.8   34.3    87%   0.265    5.7  84 00 64     4A F0      138 
 100    2                           31 00 25 00 82 20 0E 31 F1 5B E0 03 60 39 84 00 64 4C 80 8A 03       D04    00 82     20       14   40.0   34.7    88%   0.270    5.7  84 00 64     4C 80      138 

is it possible to use the waveshare over wifi. I

tried setting it up and im not having any luck

Suppose that only depends on your Waveshare model, there are some which handle RS485 and WiFi (e.g. 1-Channel ESP32-S3 WiFi Relay Module), I see no reason why that should not work (in principle).

However the problem might be a software rather than a hardware issue.
I struggle with the same …

The HA addon uses the (Tigo) Taptap program suite to capture the Tigo Modbus traffic (normally to the CCA) and „decipher“ it. Though it does a great job capturing and a first level of decoding, it seems to deliver meaningful results only for specific setups / environments.
Can only encourage you to contribute by installing Taptap and run it in peek-bytes, respectively peek-frames mode (find more about it here and in related user groups, etc.). Try to analyze it or publish the results of Taptap to help improving it.
Tigo obviously has a number of protocols (or one with varying outcome), which still need to be fully understood and implemented.

For me it‘s

  • the first byte of the „Receive response“ (status type), where I find „01“, „81“ and „C1“ rather than only „00“
  • The length of the „Power report“ (PV packet type 31), which in my case is 14 bytes rather than 13 bytes (15 were also seen by other users)
  • I do not get results in the Taptap observe mode (maybe due to the above)

I don‘t have problems with addressing and barcodes, which I can find form Taptap peek-activity.

Would only hope that willglynn and Li Tin O`ve Weedle, the two „motors“ of the project (as I would see) find the time to continue improving the software to get „OUR DATA“ locally rather the via servers anywhere.

@litinoveweedle :

  • any thoughts on the data I published?
  • Is there a Taptap version which has implemented the Receive Response Status Type variants („01“, „81“, „C1“, etc.), respectively the different length of the Power Report (14 bytes, 15 bytes rather than 13 bytes)?

Appreciate your feedback

Hi everyone,

I’m trying to connect my Tigo CCA to Home Assistant using a Waveshare RS232/485 TO ETH converter and the TapTap add-on.

  • The RS485→ETH converter seems to be configured correctly and in Tigo TAP I can see the connection.
  • TapTap connects to my Mosquitto broker and auto-discovers the MQTT entities in Home Assistant.
  • However, all the sensors stay at 0 or N/A/unknown (no real values), even when the PV system is producing power.

You can see the RS485 converter settings, TapTap log, TapTap config and the HA entities in the attached screenshots.

Do you have any idea what I could try next or what might be wrong? Thanks for any hints!

Hello,

I am not an expert on the taptap binary, although I made some changes to it. It really seems that Tigo protocol is a mess, as multiple versions exists in the wild.

Right now 13 and 15bytes power reports seems to be handled correctly, butI would appreciate if you can propose taptap binary patch to include handling for your 14bit message variant. I can try myself, but I won’t be able to test it.

Otherwise I would propose to open issue at willglyn/taptap repo, he might be able to fix that.

Edit: reading once more your post, 15bytes power reports was fixed by willglyn some time ago and I included that patch in my taptap build. It was confirmed to be working by the users, so this shall be fine. 13bytes power report was the original implementation and it shall be working fine as well.

I have same guidance like for other users. Download the taptap binary and use it to confirm, that the messages decoding works. See my previous posts.

Studying your data further, is it really so, that your “initial bytes”/header in power report messages is sometimes 5 and sometimes 6bytes?