TS0601 Thermostats Not Heating – Configuration Issue?

Hey everyone,

I’m having an issue with my thermostats and was wondering if anyone has an idea what might be wrong.

I’m using the Mushroom card in Home Assistant, but I don’t think the problem is related to that – let’s start from the beginning:

I have 6 Tuya thermostats (model: TS0601) installed in different rooms. All of them are showing the exact same issue. When I set the target temperature to, say, 25°C – and the current room temperature is below that – the thermostat does not start heating.

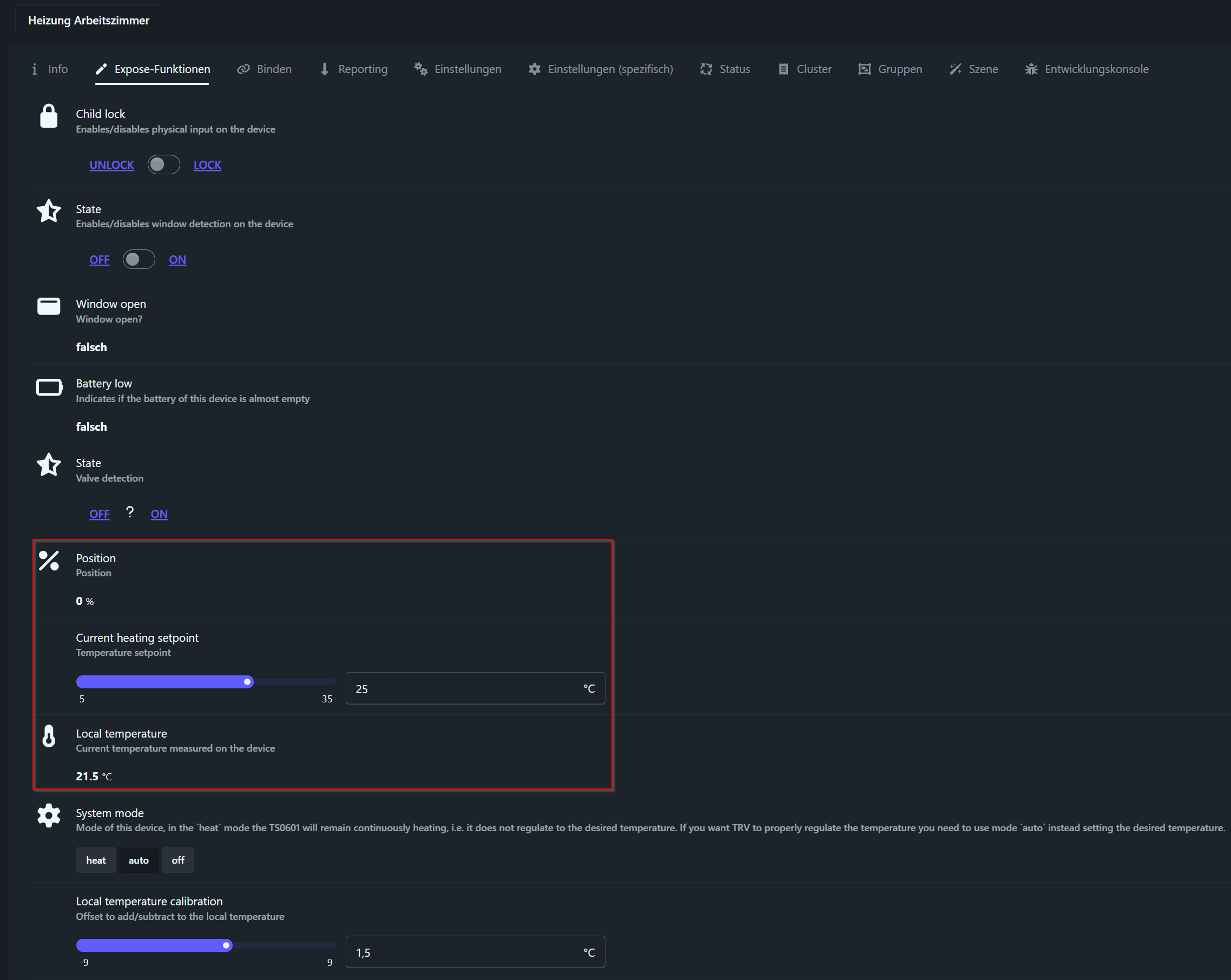
In Zigbee2MQTT, the reported values look correct: target and current temperature are accurate. However, the radiator remains cold and no heating is triggered.

Here’s a screenshot of the data:

Has anyone encountered a similar issue or knows what I might be doing wrong?

System Info:

  • Home Assistant Core: 2025.10.2
  • Supervisor: 2025.10.0
  • Operating System: 16.2
  • Zigbee2MQTT: 2.6.2-1
  • Device: TS0601_thermostat
  • Firmware: Unknown (but should be the latest – updated a few days ago)

Any help is greatly appreciated!

Where does the heat need to come from? The radiator thermostats are only controlling the valve, the central heating unit also needs to be told to start heating. What is used to drive that device (opentherm or on/off)

The heating system has an ‘automatic’ mode and measures the temperature at the thermostat. If the room temperature is too low, it starts heating. Once the desired room temperature is reached, it stops heating.

Hello ferro,

I would suggest putting this in a search engine and see what other people with these devices have experienced:

site:home-assistant.io TS0601 TRV

Personally If I buy Tuya, I expect to have to throw away half of them because of design flaws. Always buy 1 before investing in 6.

So when that thermostat measures temperature above setting, there will be no heating
The other valves will not be able to drive ‘heat demand’ as i see it with this info. What is your thermostat brand that does the heating?

I have found a solution. I recalibrated all the thermostats, and now everything works as it should.

1 Like

I have the same issue with some of this crappy TRV. How did you recalibrate them?

Unfortunately, I realized that I had probably forgotten an important step. I had replaced the batteries beforehand.

After that, I honestly just kept pressing what I think was the largest button, and at some point they simply calibrated themselves. To be honest, the menu navigation is terrible, and I was very relieved when it finally worked. It was more a matter of calculated luck than actually knowing what I was doing. But once you disconnect the power, for example when changing the batteries, you almost end up there automatically.

1 Like