UK Ikea Inspelning Plugs fluctuating power values

Hi,

I recently bought some Inspelning power monitoring sockets from Ikea now that they are finally available in the UK.

However, when I used them to monitor my 3D printer I found the power being reported was very erratic.

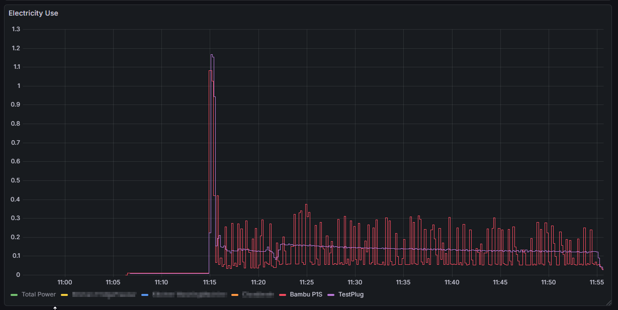
To test what I was seeing I also added a Tasmota power monitoring socket (from mylocalbytes.com) in series and recorded the power usage over the duration of a print. The results can be shown in the graph below.

The red trace is the power reported by the Ikea socket, the purple from the Tasmota, which is more what I would expect.

It looks as if this is an issue with the sampling frequency?
Does anyone know of anyway that this can be addressed?
TBH I am quite new to Zigbee2MQTT and there seem to be a vast number of settings that could be related to this, but I don’t know where to start.

Of course this could just be a problem with the Ikea plug, and that is the way it is designed to work (It would not be the first time Ikea’s interpretation of things has been interesting) but TBH if I can not smooth this out (pun intended) I don’t really consider them fit for purpose.

Speaking of smoothing, I am sure I could add a helper to smooth the output, but is seems a faff to add an additional helper everytime I want to add a new plug into my home.

It’s checking every 20 seconds or something. Have ot check every 5 minutes like the tasmota defaults to.

Thanks @Sir_Goodenough.

Actually I just noticed that I misspoke.
The test plug I used was actually running esphome, and if I am reading the base yaml correctly (esphome-localbytes-plug/localbytes-plug-pm.yaml)
The update frequency is actually set at 10 seconds.

But as you suggested it is definitely something I would like to look at, but I do not know how to change that update frequency for these plugs. Is this something I can set in Zigbee2MQTT? and if so where can I change the value?

So ESPHome code is easily adjusted, so setting that update frequency would change that graph.
Frankly, it’s likely easier to add a filter helper or a template sensor and use that value instead.

The problem is not with the esphome plug (the trace in purple), it is with the Inspelning plug (the one in red) which is using Zigbee2MQTT.

I would like to know if it is it possible to fix this, understand where the problem lies and leave a record for others who may experience the same issue.

If needed I can just not buy any more of these, and massage the data for the ones I have bought. However I would like to know why they are not working out of the box in the way that I expected.

TBH, I was interested in trying these plugs because
1/ They were a 4 quid (1/3) cheaper than the LocalBytes ones.
2/ They looked to be slightly smaller so they would actually fit on a 4 way (they are not actually any smaller, so will not)
3/ I have had issues with WIFI plugs on 3D printers where they would occasionally falsely trigger my print has ended automation when they lost a WIFI signal, so I thought I would try Zigbee to see if this still happened.

Someone else reported the “spammy” nature of the reporting for the new Ikea devices here.

Probably. You can play around with the Configure reporting tab if you figure out the correct power reporting cluster. Just make sure the Minimum reporting change is set to some value which eliminates those low readings.