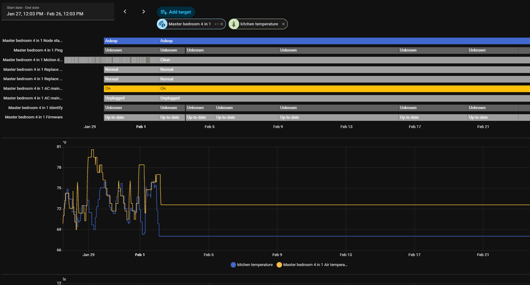
All my sensors are reporting flat data since February 2nd, see the graph. Anyone else see this? It affects temperature, humidity, etc.
That means the device is offline, dead battery?
Nope! The two in the graph are at 80%. I’ll try re-interviewing them.
