Apexcharts card/chart width

Hi All,
im trying to get an apexcharts card to span more than 1 card width on my dashboard but cant seem to find a way. This dashboard shows solar production today and predicted production

does any one know a way or suggest a different card than apex?

below is the code:

type: custom:apexcharts-card
update_interval: 1min
apex_config:
View_layout:
grid-column: span 24
chart:
foreColor: rgb(117, 117, 117)
height: 330px
width: 100%
experimental:
disable_config_validation: true
grid_options:
columns: 24
graph_span: 16h
span:
start: day
offset: +5h
header:
show: true
title: Solar PV Power
standard_format: false
show_states: true
series:

  • entity: sensor.sunsynk_total_pv_power
    color: var(–energy-solar-color)
    name: Solar PV 15 Minute Average
    curve: smooth
    type: area
    opacity: 0.4
    float_precision: 2
    stroke_width: 3
    group_by:
    func: avg
    duration: 60min
    fill: zero
    extend_to: false
    show:
    in_header: false
    legend_value: true
  • entity: sensor.solcast_pv_forecast_forecast_today
    unit: W
    curve: smooth
    name: Forecast
    color: rgb(55, 101, 252)
    data_generator: |
    return entity.attributes.detailedForecast.map((entry) => {
    return [new Date(entry.period_start).getTime(), entry.pv_estimate*1000];
    });
    stroke_width: 3
    group_by:
    func: max
    show:
    in_header: false
    legend_value: true

Apexcharts has not been updated to work with the new sections view yet.

So put the apexchart card in a grid card. Turn off the “square grid” option. You should then be able to use the sections width control.

Also for future posts when sharing config, please format it correctly as per: https://community.home-assistant.io/t/how-to-help-us-help-you-or-how-to-ask-a-good-question/114371#oneone-format-it-properly-16 or use the </> button in the post toolbar (sometimes in the cog menu on small screens).

3 Likes

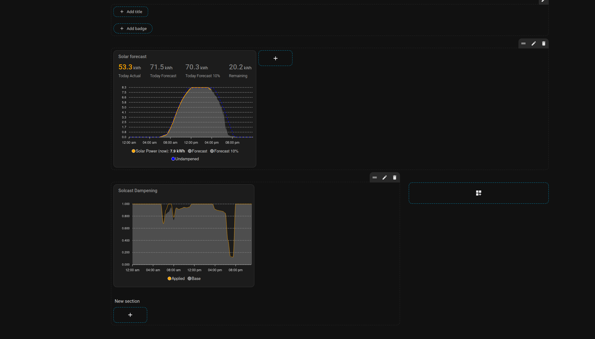
Did this actually work? I’ve tried setting square: false (docs) and still can’t get the apex chart to display the full section width. Here’s what’s in my section (for the second graph section in the following image):

type: grid
square: false
cards:
  - type: custom:apexcharts-card
    header:
      show: true
      title: Solcast Dampening
      show_states: false
    apex_config:
      legend:
        show: true
      tooltip:
        "y":
          formatter: |
            EVAL:function(y) {return y.toFixed(3);}
        enabled: true
        marker:
          show: false
    graph_span: 23h
    span:
      start: day
    yaxis:
      - min: 0
        max: 1
        decimals: 3
        apex_config:
          tickAmount: 5
    series:
      - entity: sensor.solcast_pv_forecast_forecast_today
        name: Applied
        color: orange
        stroke_width: 1
        type: line
        show:
          legend_value: false
          in_header: false
        data_generator: |
          const factors = entity.attributes.detailedForecast;
          return factors.map(entry => {
            return {
              x: entry.period_start,
              y: entry.dampening_factor
            };
          });
      - entity: sensor.solcast_pv_forecast_dampening
        name: Base
        color: grey
        stroke_width: 0
        opacity: 0.5
        type: area
        show:
          legend_value: false
          in_header: false
        data_generator: >
          const factors = entity.attributes.factors; const now = new Date(); //
          local time (browser)

          return factors.map(({ interval, factor }) => {
            const [h, m] = interval.split(':').map(Number);
            // Build a Date for "today" at the given hh:mm in local time
            const x = new Date(
              now.getFullYear(), now.getMonth(), now.getDate(), h, m
            ).getTime(); // epoch ms for ApexCharts

            return { x, y: factor };
          });
  - type: heading
    heading: New section
    heading_style: title
    grid_options:
      columns: full
      rows: 1
column_span: 2

gives me:

(I tried a similar thing for the first graph, also not working)

Ooooh! Some more tinkering, and it seems that you need to add grid_options to the apexcharts block, e.g.:

  - type: custom:apexcharts-card
    grid_options:
      columns: full
    [...]

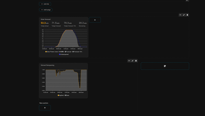
However, now I’m not sure how to set the height. One of my graphs is over twice the height of the other one:

type: sections
title: Solar
path: solar
sections:
  - type: grid
    square: false
    cards:
      - type: custom:apexcharts-card
        grid_options:
          columns: full
          rows: auto
        header:
          title: Solar forecast
          show: true
          show_states: true
          colorize_states: true
        apex_config:
          chart:
            height: 300px
          tooltip:
            enabled: true
            shared: true
            followCursor: true
        graph_span: 24h
        span:
          start: day
        yaxis:
          - id: capacity
            show: false
            opposite: true
            decimals: 0
            max: 100
            min: 0
            apex_config:
              tickAmount: 10
          - id: kWh
            show: true
            min: 0
            apex_config:
              tickAmount: 10
          - id: header_only
            show: false
        series:
          - entity: >-
              sensor.power_photovoltaics_fronius_power_flow_0_fronius_rancho_relaxo
            name: Solar Power (now)
            type: line
            stroke_width: 2
            float_precision: 2
            color: Orange
            yaxis_id: kWh
            transform: return x / 1000;
            unit: kWh
            extend_to: now
            show:
              legend_value: true
              in_header: false
            group_by:
              func: avg
              duration: 5m
          - entity: sensor.solcast_pv_forecast_forecast_today
            name: Forecast
            color: Grey
            opacity: 0.3
            stroke_width: 0
            type: area
            time_delta: +15min
            extend_to: false
            yaxis_id: kWh
            show:
              legend_value: false
              in_header: false
            data_generator: |
              return entity.attributes.detailedForecast.map((entry) => {
                    return [new Date(entry.period_start), entry.pv_estimate];
                  });
          - entity: sensor.solcast_pv_forecast_forecast_today
            name: Forecast 10%
            color: Grey
            opacity: 0.3
            stroke_width: 0
            type: area
            time_delta: +15min
            extend_to: false
            yaxis_id: kWh
            show:
              legend_value: false
              in_header: false
            data_generator: |
              return entity.attributes.detailedForecast.map((entry) => {
                    return [new Date(entry.period_start), entry.pv_estimate10];
                  });
          - entity: sensor.solcast_pv_forecast_forecast_today
            name: Undampened
            color: Blue
            opacity: 0.7
            stroke_width: 2
            stroke_dash: 6
            type: line
            time_delta: +15min
            extend_to: false
            yaxis_id: kWh
            show:
              legend_value: false
              in_header: false
              in_chart: true
            data_generator: |
              return entity.attributes.detailedForecast.map((entry) => {
                    return [new Date(entry.period_start), entry.pv_estimate/entry.dampening_factor];
                  });   
          - entity: sensor.energy_day_fronius_inverter_1_fronius_rancho_relaxo
            yaxis_id: header_only
            name: Today Actual
            stroke_width: 2
            color: Orange
            transform: return x / 1000;
            unit: kWh
            show:
              legend_value: true
              in_header: true
              in_chart: false
          - entity: sensor.solcast_pv_forecast_forecast_today
            yaxis_id: header_only
            name: Today Forecast
            color: Grey
            show:
              legend_value: true
              in_header: true
              in_chart: false
          - entity: sensor.solcast_pv_forecast_forecast_today
            attribute: estimate10
            yaxis_id: header_only
            name: Today Forecast 10%
            color: Grey
            opacity: 0.3
            show:
              legend_value: true
              in_header: true
              in_chart: false
          - entity: sensor.solcast_pv_forecast_forecast_remaining_today
            yaxis_id: header_only
            name: Remaining
            color: Grey
            show:
              legend_value: true
              in_header: true
              in_chart: false
    column_span: 3
  - type: grid
    square: false
    cards:
      - type: custom:apexcharts-card
        header:
          show: true
          title: Solcast Dampening
          show_states: false
        apex_config:
          legend:
            show: true
          tooltip:
            "y":
              formatter: |
                EVAL:function(y) {return y.toFixed(3);}
            enabled: true
            marker:
              show: false
        graph_span: 23h
        span:
          start: day
        yaxis:
          - min: 0
            max: 1
            decimals: 3
            apex_config:
              tickAmount: 5
        series:
          - entity: sensor.solcast_pv_forecast_forecast_today
            name: Applied
            color: orange
            stroke_width: 1
            type: line
            show:
              legend_value: false
              in_header: false
            data_generator: |
              const factors = entity.attributes.detailedForecast;
              return factors.map(entry => {
                return {
                  x: entry.period_start,
                  y: entry.dampening_factor
                };
              });
          - entity: sensor.solcast_pv_forecast_dampening
            name: Base
            color: grey
            stroke_width: 0
            opacity: 0.5
            type: area
            show:
              legend_value: false
              in_header: false
            data_generator: >
              const factors = entity.attributes.factors; const now = new Date();
              // local time (browser)

              return factors.map(({ interval, factor }) => {
                const [h, m] = interval.split(':').map(Number);
                // Build a Date for "today" at the given hh:mm in local time
                const x = new Date(
                  now.getFullYear(), now.getMonth(), now.getDate(), h, m
                ).getTime(); // epoch ms for ApexCharts

                return { x, y: factor };
              });
        grid_options:
          columns: full
          rows: auto
    column_span: 3
  - type: grid
    cards:
      - type: heading
        heading: New section
max_columns: 3
cards: []
header:
  layout: start
  badges_position: bottom
  badges_wrap: wrap

And this is the danger of responding to 5 month old posts. Apex Charts was given sections view support after that post was written.

Always check the integration documentation before responding to old posts. Things change fast around here.

Cool, thanks. At least the posts will be useful in case someone else is having difficulty so they know the path forward.

(BTW, I sorted the height issue out, one graph has auto height and the other was fixed at 300px).