Hello,
I was wondering. Are there any project that made an successful integration with the esphome Micronova integration and there pellet stove?
Thanks.
Yes, at the very least the person who developed the component did. Do you have a real question?
I like to know if anybody besides the developer else use this component successfully and how well it works and which hardware they use to make it work.
I was thinking to make a PCB board for this. But first I like to know how well this software solution works.
Hi,
If anyone is still watching this thread I have a question.
I’m building micronova controller based on philibertc project.
I see two ways to proceed - use project’s own firmware and tie it with mqtt to HA or use ESPHome.
However it’s not yet clear how do I control stove “room temperature” if it is possble at all and maybe the only useful feautures of it is to switch on/off and see stove status and I still have to add thermostat (esphome controlled relay with remote temp sensor at the room).
Would anyone advise?
You want control room temperature without temperature sensor? Stove temp sensor is controllable.I control stove power with external temp sensor,no need extra relay or another esp.Sorry for my english.
My stove is located in another building, so external ntc probe is problematic. I can’t get it to work - stove does not seem to react to external thermostat either I connect a relay or fixed ntc probe (10k). All options I can set with esphome micronova component also seem to have no effect except for on/off switch. My stove uses L023-7 micronova board and is made by MCZ (red compact 24).
Maybe i dont understand your problem exactly,but you no need wired sensor.I have shelly blu sensor in esphome(micronova esp node),made another thermostat and it controls power of stove.works nicely
micronova:
enable_rx_pin: GPIO23
update_interval: 20s
uart:
tx_pin: GPIO1
rx_pin: GPIO3
baud_rate: 1200
data_bits: 8
stop_bits: 2
parity: NONE
sensor:
- platform: template
name: "Kamina delta"
id: kamina_delta
unit_of_measurement: "°C"
accuracy_decimals: 2
update_interval: 20s
lambda: |-
return id(shellytemp).state - id(ketty_thermostaat).target_temperature;
on_value:
then:
- script.execute: update_kamina_power
- platform: homeassistant
entity_id: sensor.suuretoatempshelly_temperature
id: shellytemp
- platform: micronova
room_temperature:
name: Micronova Ruumi andur
fumes_temperature:
name: Micronova suitsugaasi temp
stove_power:
name: Micronova võimsus
fan_speed:
fan_rpm_offset: 240
name: Micronova ventika kiirus
memory_address_sensor:
memory_location: 0x20
memory_address: 0x7d
name: Custom Address sensor
script:
- id: update_kamina_power
mode: restart
then:
- if:
condition:
sensor.in_range:
id: kamina_delta
below: -0.4
then:
- number.set:
id: micronova_power
value: 5
- if:
condition:
sensor.in_range:
id: kamina_delta
below: -0.3
above: -0.4
then:
- number.set:
id: micronova_power
value: 4
- if:
condition:
sensor.in_range:
id: kamina_delta
below: -0.2
above: -0.3
then:
- number.set:
id: micronova_power
value: 3
- if:
condition:
sensor.in_range:
id: kamina_delta
below: -0.1
above: -0.2
then:
- number.set:
id: micronova_power
value: 2
- if:
condition:
sensor.in_range:
id: kamina_delta
above: 0
then:
- number.set:
id: micronova_power
value: 1
text_sensor:
- platform: micronova
stove_state:
name: Micronova olek
number:
- platform: micronova
thermostat_temperature:
name: Micronova termostaadi temp
id: micronova_thermo
step: 1
power_level:
name: Micronova võimsuse tase
id: micronova_power
switch:
- platform: micronova
stove:
name: Micronova on/off switch
id: onoff
climate:
- platform: thermostat
name: "Ketty võimsusjuhtimine"
id: ketty_thermostaat
sensor: shellytemp
heat_deadband: 0.1
heat_overrun: 0.0
visual:
min_temperature: 15
max_temperature: 30
temperature_step: 0.1
min_heating_off_time: 20s
min_heating_run_time: 20s
min_idle_time: 2s
heat_action: []
idle_action: []
preset:
- name: Kodus
default_target_temperature_low: 22 °C
- name: Eemal
default_target_temperature_low: 19 °C
and power:
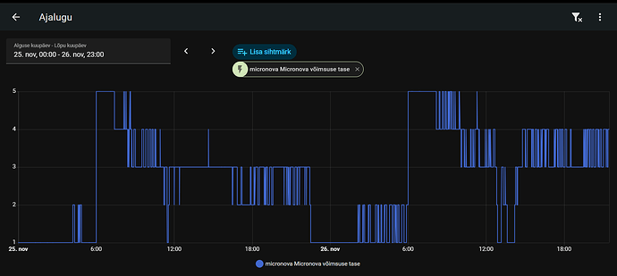
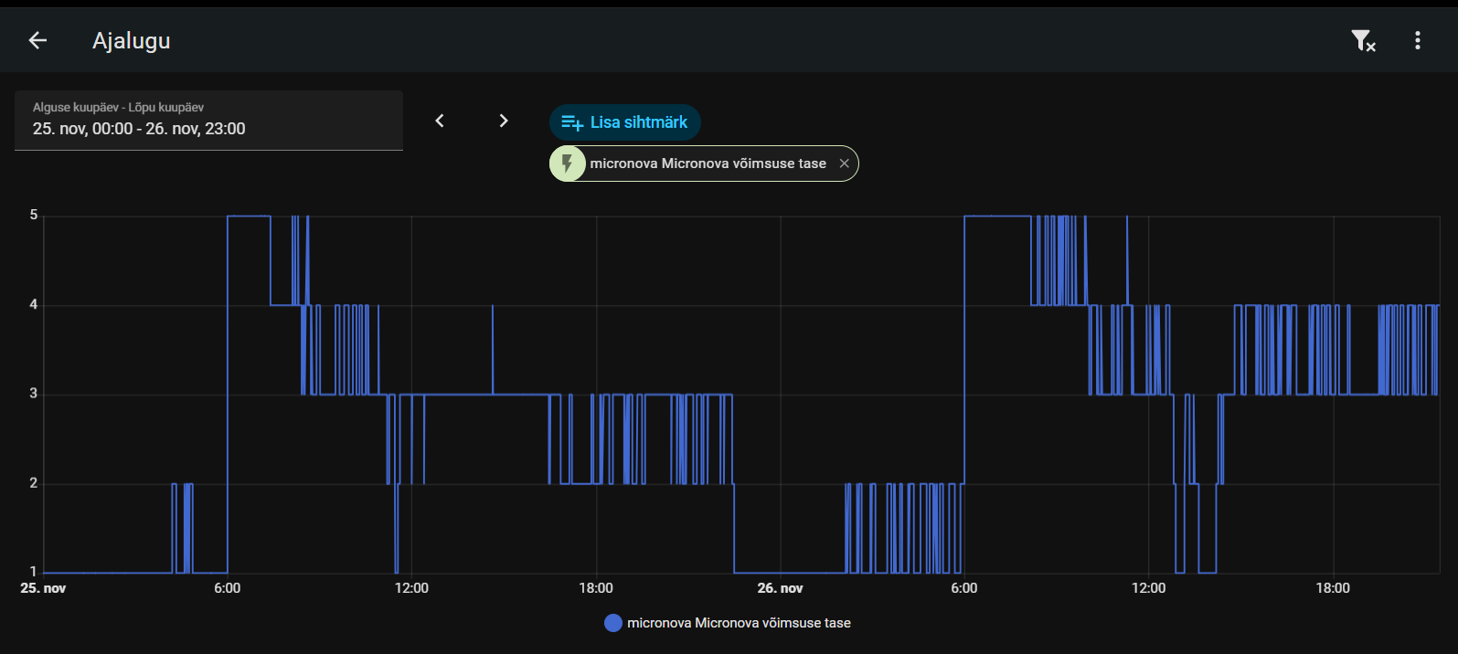
Thank you for the info. I see how it’s done. Not sure my stove responds properly to it’s “power” number - it’s acting a bit wierd.
However, I finally found that it does respond to it’s external thermostat contacts. I was confised when tesed it with multimeter as it shows short-circuit even without relay connected. It was my mistake.
So simple dry contact relay works ok with my stove, so I can use any simple thermostat or, in my situation, esphome with relay.

