Power consumption history resets every day

I have a Tapo smart switch P110M which is measuring the power usage of my kettle. Daily consumption working fine, but looking at the total consumption over a longer period, the usage resets every day.

Is this something to do with home assistant or the data from the device itself?

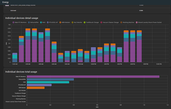
I use the Individual Devices section of the Energy Dashboard to track history for my smart plugs that are able to provide the data:

It is the device itself.

Any recommendations for good UK smart plugs measuring power consumption?

The one you have is fine. If you want to measure energy consumption over longer periods use the energy dashboard as suggested above or use a Utility Meter helper.