Note: This is a copy of my post on Reddit
Hi everyone! I would like to announce version 1.2.0 of TOMMY, which is the first version supporting stationary presence detection (ESP32-C5 only). A big milestone for the project.
From this version, TOMMY detects breathing and micro-movements, which allows presence sensing as long as you are not holding your breath.
TOMMY supports a range of different ESP32s, which all have different quality antennas, some of which aren’t good enough to detect very subtle breathing or micro-movements. As of now, the following setup is the one I can confidently say stationary presence detection is working on. Different setups might have different results.
Recommended setup:
- Devices: 4 ESP32-C5s (5Ghz) placed in each corner of the room (preferably at different heights)
- Detection Mode: Enhanced (Pro Edition feature. The free basic mode will still give very good results)
- Performance Mode: High Performance
- Boundary Mode: Balanced
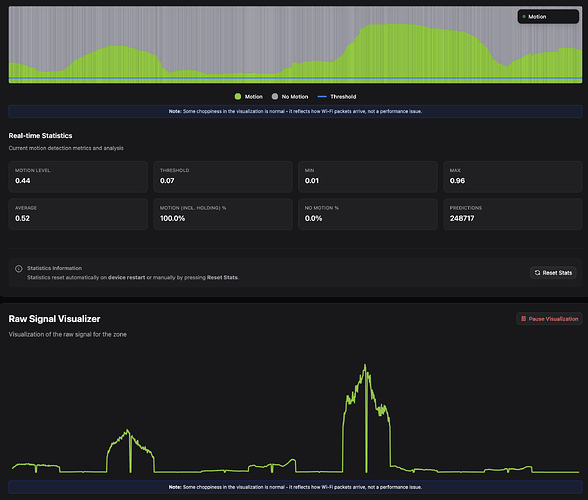
- Motion Threshold: 0.08
- Hold Time: 10 seconds (needs to be able to capture a couple of breaths)
For those of you who haven’t heard of TOMMY, the project was released 5 months ago as a combination of an HA add-on (or Docker image) and firmware (either through TOMMY Flasher or ESPHome), allowing people to add through-wall motion sensing to ESP32 devices without any additional hardware using Wi-Fi sensing. It was very well received and was downloaded more than 10,000 times, with 700+ people joining the Discord community. TOMMY was free during the beta, and every member on the Discord channel was promised a lifetime license as thanks for being testers, which was of course honored. As the beta ended, I decided to go for a model of a free Community license and a one-time purchase for the Pro Edition, which from the feedback seems like it was the right way to go.
If you want to read more about TOMMY, you can visit the website at https://tommysense.com and you can join the Discord community here (a forum is planned to allow people not on Discord to be part of the discussions).
The initial posts about TOMMY can be seen here. If you have any questions, many of them might be answered there:
Release post
V0.5.5 update
