SNZB-06P started to get stuck in detected

I have two sonof SNZB-06P devices. The reason why I have to is because the first one worked so well for more than a month that I decided to buy another one. I have both on my kitchen, and they work flawlessly for a month or so. Then, at some point, they started to get stuck at “Detected” from time to time, but a reboot would get them back to normal operation. However, today they stopped working at all, and they are continuously reporting as detected. I don’t know what to do about it. It’s worth mentioning that both are in my kitchen, and previously I had an Aqara FP2 sensor in there and I was having the same problems, so I’m starting to think that the problem is the room more than the sensors itself. The Aqara FP2 sensor is now on my office and it is working without any issues, so that is what is giving me the clue that the room may be the problem.

In any case, is there any workaround? If I need to repair them, what is the right process to ensure they are associated with the same entity in homeassistant again?

There can only be 1 coordinator in a Zigbee mesh.
You can flash one to ve a non-coordinating router and that works, but with 2 coordinators your networkj will flip back and forth like that and not work at all. The Home Assistant Cookbook - Index

There must be a misunderstanding.
I’m referring to this device:

1 Like

Did you try to change level for: Occupancy sensitivity?

This radar can detect presence behind a wall.
Are you sure no one is behind it?
A neighbor? An animal?

For one of them (the most problematic one) I did. But then it stucked again

I’m pretty sure it’s not that because they got stuck for ridiculous amounts of time, like 4 hours.
One is pointing to the window, and when the blinds open, even if they are behind a curtain, it activates, that’s normal, but not for 4 hours.

It has been very windy recently here, but I think there was not 4 hours of wind straight.
After some problems I had with HA (it getting rebooted because memory problems) and a couple of unplug/plug it seems to be back to normal again.
Not sure what fixed the issue though, and what was the root cause:
if HA stabilizing made it work again, or if it was just a coincidence.

Hi.
You are using Z2MQTT?

Which zigbee coordinator model?

If usb stick did you put a usb2 cable to keep the stick away your home box?

What hardware to host your home assistant box?

To try to debug:

If possible, can you track for this sensor in your house the information:

  • Last seen
  • Quality link
    And all other informations you can…

Test another usb power adaptor for the sensor.

Exchange one more time the two sensors (office and home) to double check and hardware problem.

Make all the tests step by step.

TAKE CARE:
Illumination
Can only change when new presence is detected… not in real time…

Thank you for keeping me informed, this subject interests me.

Yes. Hosted as an addon in home-assistant

Yes, it is in fact hanging from the ceiling

CPU: Intel(R) Celeron(R) J4005 CPU @ 2.00GHz (x2)
RAM: 3916 MB (4GB)

I think that is already enabled. Right? All I need to do is search for those in the history.
Does this give you any useful information?

Good point. Maybe the problem is the power adaptor, or maybe the problem is the electric socket.

What do you mean by office and home? I have both sensors at the kitchen. They looks like this:

Actually this sensors has a useless illuminance sensor as it is not numeric, just 3 fixed states. I use a dedicated illuminance sensor there

Can you share a map of your z2mqtt network for these sensors with the coordinator and router(s).

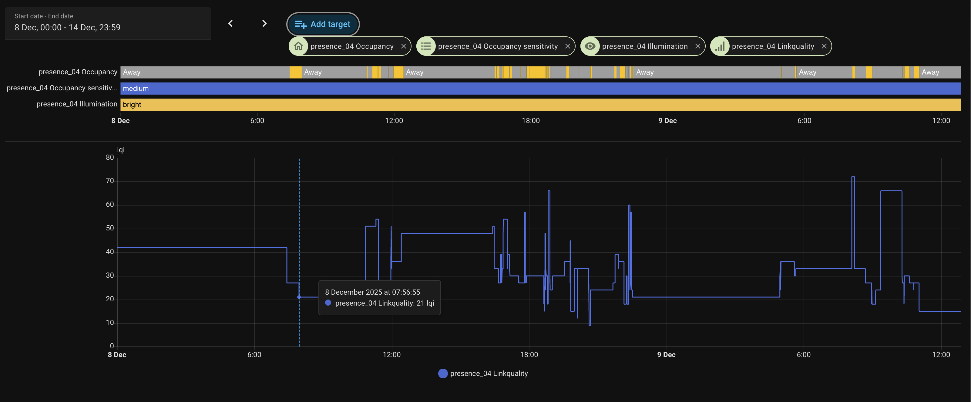
lqi seems to be very low?

I will double check the chat this evening or tomorrow.

Sorry for the confusion between your office and your house…

Please don’t

Does this help?

Sorry for my late reply, I was busy. Have you solved your problem?

  • I think the LQI around 20 / 40 is very low. This should be checked.
  • Please test another usb power / socket adaptor for this sensor.
  • Can you swap the two sensors?
  • By default, diagnostic attributes are not active in HASS?.
    If it’s to debug the problem, that’s fine, but otherwise, if you have a lot of sensors, it can be a workload for the system. Maybe I’m wrong?

ALSO: I found this on the forum, it’s interesting…
SONOFF SNZB-06P stuck on “Detected” – need help fixing

Let me know if your problem gets resolved.

Yes, but I don’t understand why. My house is full of repeaters, even in areas where I don’t need them and still I have things that connect to further away nodes. I don’t know what to do about that.

Already doing. So far it got stuck once since I changed it.

Yes, that will be the next thing I will try, good idea.

I’m not sure I understand, can you elaborate? Do you suspect that I have some kind of diagnostics activated? Which ones? How can I verify that?

I saw that post, but that (or I understood it like that) was constantly because the mirror. However, in my case it only happened maybe once every two months, and then it started to happen almost weekly, but before that it worked fine for a lot time straight, so it is not something making it misbehave constantly.