OK, this topic has been on my to-do list for a VERY long time. Including an extremely detailed list of features that I wanted, which developed over time in my notes app. (Since the energy dashboard with its date picker was released.)
A chart that
- interacts with the Energy Date Picker
- uses the HA internal Echart instance without requiring additional large charting frameworks
- has a native design
- also supports RAW short-term history
- allows mixed bar/line charts
- allows the value for the current hour to be filled in from the previous 5-minute aggregations (in hourly bar charts).
- many more ideas
The problem was that a lot of the code from the core energy cards couldn’t be easily extracted for custom Cards. (And I already have more than enough side projects besides my job and family.)
The only reason I can now share this card here is the fact that LLMs have become extremely good at recognizing and resolving such complex relationships.
That way I was able to build a boilerplate card (and all the needed helpers from HA that I couldn’t access from a custom card) using the HA internal Echarts instance within minutes instead of most likely days/weeks of tinkering.
Using the internal Echarts instance keeps the card light-weighted, but also has the potential to break the card more likely. ![]()
So be warned: This is experimental and because of missing spare time a lot of this card was created with me, babysitting gpt-5-codex.
I did that step by step, checking the changes after each request, but still: There’s a lot code in this card I’ve never seen.
But let’s move on to the positive aspects of the story:
This is a card that can be installed through HACS and checks all the marks above, coming along with a graphical editor for easy setup.
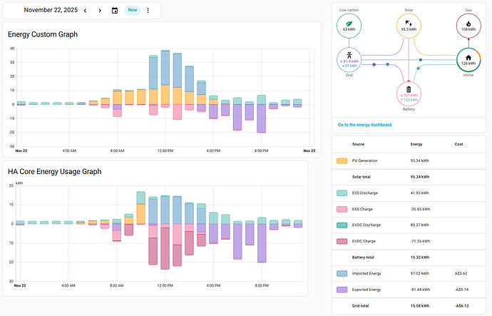
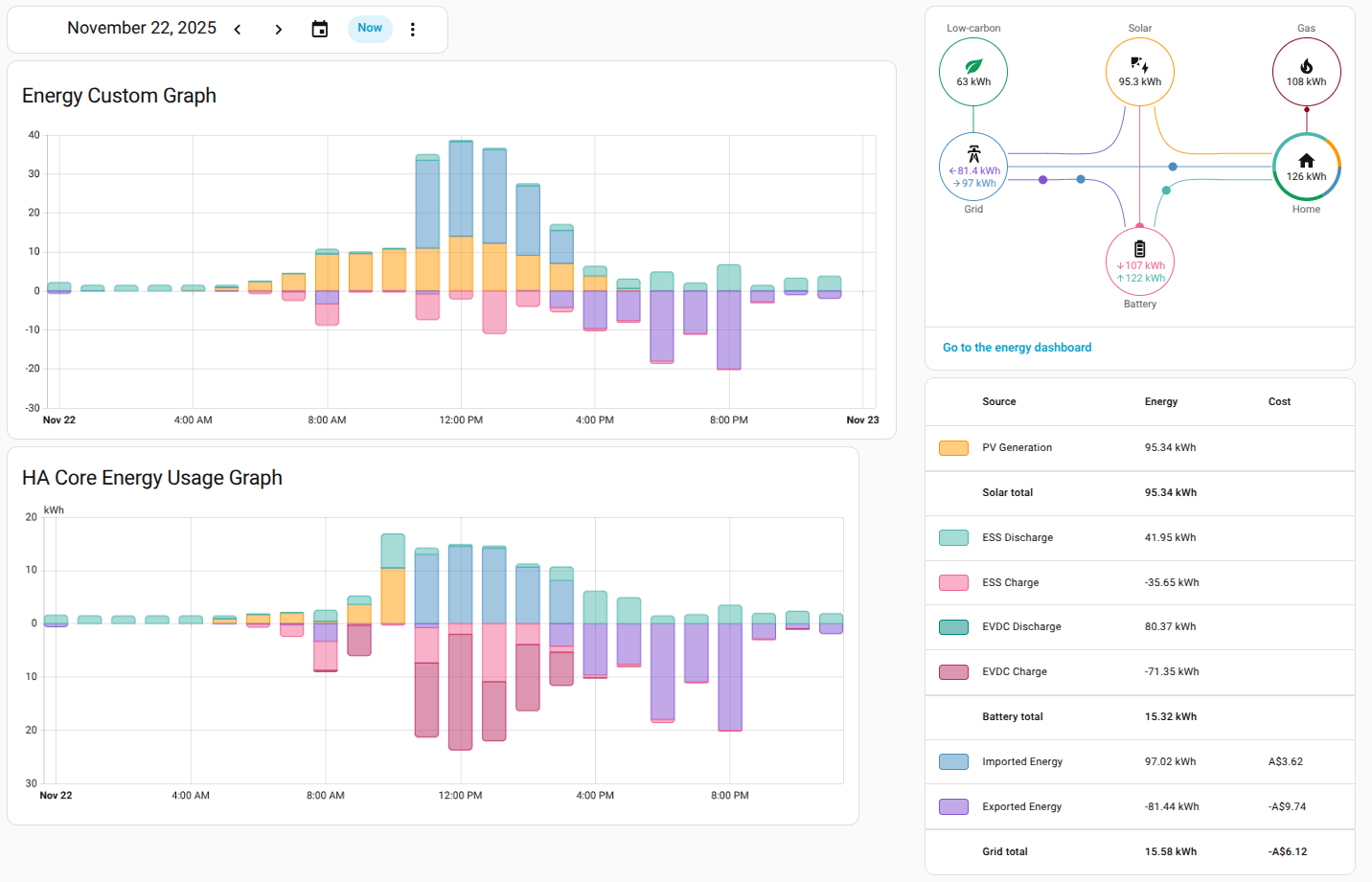
Mixed line and bar charts (rebuilding the core energy graph, but adding the house battery charging state as a line to get a better feeling for this bars):
Line charts in different styles:
Step charts from RAW (short-term) history, mapping boolean string values like open/closed as 0/1numeric values:
Calculate virtual signals based on multiple outdoor sensors, add constants to series and fill the area between them to get the look that you want:
It can use the compare feature of the energy date picker, similar as with the core card.
You can even change the color for the compare signal to something different, which helps a lot to not get lost when used with line-charts:
Everything can be configured through a graphical editor:
More information can be found on the Github page (including the needed steps for the installation):


















